abbrechen
Suchergebnisse werden angezeigt für 
Anzeigen  nur  | Stattdessen suchen nach 
Meintest du: 


Heizkörper Thermostat II + RTI funktioniert nicht korrekt

mvalero
Experienced Homie

Guten Tag,

 

Nachdem mein Wohnzimmer die letzten Wochen ständig extrem überhitzt worden ist (bis 2° zu viel), habe ich probiert das RT1 aus den System zu entfernen.

 

Erstmal habe ich versucht das RT1 einen neuen leeren Raum zuzuweisen, das hat leider nicht geklappt, mein HTII hat weiterhin die Temperatur vom RT angezeigt.

 

RT1 Löschen und HTII resetten hat aber endlich funktioniert.

 

Ohne RT1 heizt das HTII viel stabiler und milder, und halt die Temperatur besser auch wenn noch nicht perfekt.

 

Bitte Bosch um Rückmeldung, man hat langsam keine Lust mehr Support-Tickets zu erstellen wo nur ein Standard Antwort zurück kommt. Wir haben mittlerweile das vierte Update.

 

P.D: das letze Update ist natürlich bereits installiert. Das hat diesen Effekt sogar leider schlimmer gemacht.

 

  

12 ANTWORTEN 12

Geomo
Poweruser

@mvalero das kann ich so bestätigen. Nach dem verschieben des RT I (Raumzuordnung und mechanisch) aus dem Raum mit den HT II in einem Raum mit 2 HT I, haben die HT II weiterhin die Temperatur des RT I genutzt. Auch nach dem Reset des RT I.

Erst nachdem ich auch die HT II zurückgesetzt hatte, haben sie ihre eigene, lokale Temperatur benutzt.

 

Eine stabilere und mildere Temperaturführung kann ich aber leider nicht erkennen:

Geomo_0-1670773522347.png

 

Ich antworte hier als privater Nutzer und als von Bosch Smart Home benannter Poweruser. Ich bin weder Bosch SmartHome, noch Robert Bosch Mitarbeiter.
SHC II mit Funkstick und 64 Geräten (Gen I und II) seit 09.04.2017, Security+, Home+ (incl. Cloud+ und Audio+), praktisch alle Gerätetypen, 3 Kameras (Außen I und II, Innen II), Yale Linus 1 und 2, Hue-Bridge und Home-Assistent. APC-USV für Router und Controller, 10 Automationen.
iPhone 17 Pro und iPad Pro M4 11“ mit iOS 26.3 PB und iPadOS 26.3 PB, HomePod als HomeKit-/Matterzentrale
gerne mitmachen! Info SHC Generation, Smartphone und Betriebssystem hilft häufig bei der Lösung von Problemen. Einfach im Profil bei "Persönliche Informationen" in der "Signatur" eintragen.

Das sieht doch nach Homeassistant aus. Benutzt du die Statistiken nur für die Aufzeichnung? Bzw. weißt du wie man bei HA über einen externen Sensor dem Thermostat sagen kann, welche Temp. er anvisieren soll?

mvalero
Experienced Homie

@Geomo danke für die Info. Ist deine Zieltemperatur 20°?

 

Bei mir (für eine Zieltemperatur von 20°) hatte sich die Raumtemperatur mit HTII + RTI zwischen 19° und 22° bewegt, was dazu geführt hatte dass der Raum praktisch wie eine Sauna war jedes mal wenn es nachgeheizt worden ist.

 

Jetz (ohne RTI) bewegt es sich zwischen 18.5° und 20°. Immer noch eine viel zu große Spanne aber zumindest ist der Raum jetzt bewohnbar.

 

Geomo
Poweruser

@mvalero Ja, Solltemperatur 20°

Ich antworte hier als privater Nutzer und als von Bosch Smart Home benannter Poweruser. Ich bin weder Bosch SmartHome, noch Robert Bosch Mitarbeiter.
SHC II mit Funkstick und 64 Geräten (Gen I und II) seit 09.04.2017, Security+, Home+ (incl. Cloud+ und Audio+), praktisch alle Gerätetypen, 3 Kameras (Außen I und II, Innen II), Yale Linus 1 und 2, Hue-Bridge und Home-Assistent. APC-USV für Router und Controller, 10 Automationen.
iPhone 17 Pro und iPad Pro M4 11“ mit iOS 26.3 PB und iPadOS 26.3 PB, HomePod als HomeKit-/Matterzentrale
gerne mitmachen! Info SHC Generation, Smartphone und Betriebssystem hilft häufig bei der Lösung von Problemen. Einfach im Profil bei "Persönliche Informationen" in der "Signatur" eintragen.

mvalero
Experienced Homie

Heute habe ich versucht das RTI wieder im System anzumelden. Und zwar in einem neuen (Virtuellen) Raum wo keine Heizkörper zugewiesen sind, einfach damit ich Raumtemperatur in Home Assistant ohne Einfluss auf das Heizverhalten vom HTII protokollieren kann.

 

Sobald ich den Raumthermostat registriere, wird es wieder mit mein HTII im Wohnzimmer gekoppelt. Ich kriege die nicht mehr getrennt egal wie häufig ich beide resette.

Hier das gleiche Problem:

Im "Wohnzimmer" gibt es drei Heizkörper. Zwei Heizkörper haben ein Heizkörperthermostat I, beide gesteuert über ein Raumthermostat I. Der dritte Heizkörper war bis dato noch mit manuellem Thermostat.

Im "Schlafzimmer" gibt es ein Heizkörperthermostat 1.

 

1 Heizkörperthermostat II bestellt und der Einfachheit halber auf den noch nicht "smarten" Heizkörper im "Wohnzimmer" montiert. In der App dem Raum "Wohnzimmer" zugeordnet.

 

Um die Konfiguration im "Wohnzimmer" zu vereinheitlichen habe ich mich entschieden, das Heizkörperthermostat II im "Wohnzimmer" mit dem Heizkörperthermostat I im "Schlafzimmer" zu tauschen, so dass im "Wohnzimmer" alle drei Heizkörperthermostate I vom Raumthermostat I gesteuert werden.

In der App die Raumzuordnung getauscht.

 

Danach zeigt das Heizkörperthermostat II im "Schlafzimmer" aber immer noch die vom Raumthermostat I im "Wohnzimmer" gemessene Temperatur an.

Rücksetzen des Raumthermostats I im "Wohnzimmer" bringt nichts. Nach Rücksetzen des Heizkörperthermostats II im "Schlafzimmer" wird für ca.30min die richtige Temperatur gemessen, danach wird wieder die vom Raumthermostat I im "Wohnzimmer" gemessene Temperatur angezeigt, und das Thermostat auch nach dieser Temperatur gesteuert. In der App hin- und her schieben des Heizkörperthermostats durch verschiedene Räume bringt leider auch nichts.

 

Es scheint als wäre das Heizkörperthermostat II im "Schlafzimmer" nicht vom Raumthermostat I im "Wohnzimmer" trennbar.

Alle Komponenten haben den aktuellen Firmwarestand.

 

mvalero
Experienced Homie

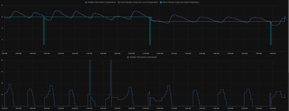
Nochmal ein vergleich:

 

Ohne RTI:

mvalero_2-1671178977569.png

 

Mit RTI:

mvalero_3-1671179007472.png

 

Wie man sieht:

- Mit RTI kann ich beobachten dass die Temperaturmessungen teilweise sehr verspätet beim HTII ankommen, manchmal bis zu 8 Minuten zu spät. Das führ dazu dass die Heizkörper unnötig viel heizen weil die zu spät reagieren. 

- Mit RTI öffnet er die Ventile direkt viel weiter als ohne, was zu ein deutlich unangenehmeren Klima führ. Der Raum fühlt sich direkt sehr stark warm an. Warum das so ist kann ich nicht so richtig verstehen. Eigentlich sollte das System versuchen die Notwendige Ventilöffnung zu minimieren, damit das Klima an angenehmsten ist.

- Ich kann kein Lerneffekt beobachten, man sieht dass obwohl er immer wieder deutlich über die Zieltemperatur ankommt, jedes mal sogar mehr öffnet als davor.

 

Fazit, ohne RTI heizt er häufiger aber dazu weniger stark. Gleicher Raum, Außentemperatur war am beiden Tagen ziemlich ähnlich, im Minusbereich.

 

 

 

Geomo
Poweruser

@HoratioMarley Die Kombination HT I und HT II in einem Raum funktioniert nicht.

Du musst beide Geräte zurücksetzen, also den HT II und den RT I. Vor dem neu einrichten musst Du sie auch in der App löschen.

Ich antworte hier als privater Nutzer und als von Bosch Smart Home benannter Poweruser. Ich bin weder Bosch SmartHome, noch Robert Bosch Mitarbeiter.
SHC II mit Funkstick und 64 Geräten (Gen I und II) seit 09.04.2017, Security+, Home+ (incl. Cloud+ und Audio+), praktisch alle Gerätetypen, 3 Kameras (Außen I und II, Innen II), Yale Linus 1 und 2, Hue-Bridge und Home-Assistent. APC-USV für Router und Controller, 10 Automationen.
iPhone 17 Pro und iPad Pro M4 11“ mit iOS 26.3 PB und iPadOS 26.3 PB, HomePod als HomeKit-/Matterzentrale
gerne mitmachen! Info SHC Generation, Smartphone und Betriebssystem hilft häufig bei der Lösung von Problemen. Einfach im Profil bei "Persönliche Informationen" in der "Signatur" eintragen.

Piet
Apprentice Homie

Das ist hier zwar ca 1 Jahr alt aber ich habe dasselbe Verhalten: obwohl RT I und HK II "ohne Einschränkungen" kombiniert werden können, funtkioniert es gar nicht:
SHC I, 1 Heizkörper mit HK II, im Raum 1 RT I
 - Solltemperatur 19.5, Ist-Temperatur 21.5, Ventil weiterhin 80% offen. Wenn ich im HK II einmal kurz  (1 sek) auf "manuell" und sofort wieder zurück wechsele, schließt das Ventil unmittelbar unb bleibt auch zu.

 - Solltemperatur 19.5, Ist-Temperatur 18.5, Ventil weiterhin 0% komplett zu. Kurzer Sprung zu "manuell" brachte nichts.

Gibt es hier irgendwelche Neuigkeiten, sind die Komponenten doch nicht zusammen einsetzbar?

Geomo
Poweruser

@Piet Für die volle Funktionalität solltest die die Thermostate nur sortenrein pro Raum einsetzen.

Also nur:

  • RT I mit einem oder mehreren HTI  oder
  • 1 oder mehrere HT II, nur in Kombination mit RT II
Ich antworte hier als privater Nutzer und als von Bosch Smart Home benannter Poweruser. Ich bin weder Bosch SmartHome, noch Robert Bosch Mitarbeiter.
SHC II mit Funkstick und 64 Geräten (Gen I und II) seit 09.04.2017, Security+, Home+ (incl. Cloud+ und Audio+), praktisch alle Gerätetypen, 3 Kameras (Außen I und II, Innen II), Yale Linus 1 und 2, Hue-Bridge und Home-Assistent. APC-USV für Router und Controller, 10 Automationen.
iPhone 17 Pro und iPad Pro M4 11“ mit iOS 26.3 PB und iPadOS 26.3 PB, HomePod als HomeKit-/Matterzentrale
gerne mitmachen! Info SHC Generation, Smartphone und Betriebssystem hilft häufig bei der Lösung von Problemen. Einfach im Profil bei "Persönliche Informationen" in der "Signatur" eintragen.

Objektiv stimmt das so nicht.

 

Screenshot_20231107-184500.png

Bosch Smart Home seit 11.2019;
SHC II + Funk-Stick mit 84 Geräten, 286 Automationen, 127 Zuständen, 31 Szenarien;
Google Pixel 8a mit Android 16 / Lenovo Tab M10 (3rd Gen.) mit Android 12

☝ gerne mitmachen! Info SHC Generation, Smartphone und Betriebssystem hilft häufig bei der Lösung von Problemen. Einfach im Profil bei "Persönliche Informationen" in der "Signatur" eintragen ✍️.

Piet
Apprentice Homie

Ich hatte auch vor meinem Problem (Kauf) nur hier gefunden https://community.bosch-smarthome.com/t5/smart-home-news/einblicke-in-unsere-roadmap-2022/bc-p/11791...

"2) Kombination aus RT I mit HKT II funktioniert ohne Einschränkungen"

Das hat Bosch dann wohl doch anders gelöst. Schade, ich werde noch nach einem alten HK I suchen. Damit ich RT I und HK I zusammenschalte.  (der RT II passt nicht in meine Abdeckrahmen)




Rechtswidrigen Inhalt melden