abbrechen
Suchergebnisse werden angezeigt für 
Anzeigen  nur  | Stattdessen suchen nach 
Meintest du: 
Hinweis
Hier kannst du dich mit anderen Homies über deine Produkt- und Feature-Wünsche austauschen und uns dein Feedback mitteilen. Egal ob positiv oder negativ, dein Feedback und deine Wünsche sind uns sehr wichtig! Du kannst dir sicher sein, dass wir dein Anliegen ernst nehmen. Wir verfolgen alle Diskussionen mit und leiten sie intern entsprechend weiter. Zur Umsetzung der Wünsche können wir uns an dieser Stelle aber leider nicht verpflichten und hoffen hier auf dein Verständnis.


Protokolldatei logdatei

Frank
Vice President of the Homies

Hallo zusammen,

 

Ich hätte gerne eine Log- bzw Protokolldatei, wo ich sehen kann, wann z.b. die schaltbare Steckdose geschalten worden ist oder wann und von wem die Alarmanlage scharf geschalten wurden.

 

Begründung:

Meine Kinder lassen nach dem Lüften oft die Fenster offen.

Ich heize buchstäblich das Fenster hinaus.

Nun habe ich Tür- bzw Fensterkontakte angebracht, eine schaltbare Steckdose mit einem eingesteckten Alarmsummer.

Ist nun das Fenster länger wie 10 Minuten offen, geht der Alarm herunter.

 

Da die Kiddies den Alarmton nicht hören möchten, wird erst gar nicht mehr gelüftet.

 

Da wäre eine Protokolldatei gut um einsehen zu können, ob der Fensterkontakt im 2. OG mal betätigt wurde oder nicht.

Um zu sehen ob behauptet gelüftet wird.

 

 

Ebenso geht oftmals der Alarm runter, weil irgendeiner den Alarm scharf geschalten hat. Aaber natürlich war es keiner.

 

Hier wäre auch toll, wenn es eine Protokolldatei gäbe, wo man nachsehen kann, wann und von welchem Gerät der Alarm scharf geschalten wurde.

 

So gibt es noch viele Dinge wo so eine Kogdatei bzw Protokolldateien sehr nützlich wäre.

 

Ich weiß es gibt eine verschlüsselte Protokolldatei, die nur die Techniker einsehen können. 

Liebes Bosch-Team, stellt diese für alle Anwender bereit.

 

Besten Dank

Frank

13 ANTWORTEN 13

Hinterhaus
Vice President of the Homies

Hallo @Frank,

 

wenn du iOS-Nutzer bist kannst du dir über die Einbindung der Tür-Fensterkontakte in HomeKit und die Kurzbefehle in iOS etwas zusammen basteln. Ist allerdings nicht ganz so einfach. Wäre das eine Idee?

Ja, das geht, nun aber das Haus Bosch hätte uns diese "Kleinigkeit" doch noch anbieten.

Auch die "Scriptsprache" bei der Automation hätte aufgepimpt werden können. Mehr Eigenschaften anbieten.

 

Bei Android, anhand von Macrodroid habe ich einiges dazu gebaut, aber das alles geht nur mit Zeit und Mühe.

Dies möchte ich gerne unserem Anbieter überlassen!

Frank
Vice President of the Homies

@Hinterhaus 

das hört sich interessant an.

Leider haben wir kein einziges Apple Geräte im Hause.

 

Ich hoffe Bosch gibt die Logdatei frei. Gerade auch zum Fehlersuchen wäre das sehr hilfreich. Wird aber wahrscheinlich nur ein Wunsch bleiben. Musste feststellen, dass auch das Support sehr trage ist  und man zum Teil erst nach Monaten eine oberflächliche Antwort kriegt. Schade

SmartHomeGuru
Experte von Bosch Smart Home

Hi @Frank, die logs bzw. Systemprotokolle werden wir aus Sicherheitsgründen nicht freigeben, da sie neben den personenbezogen Inhalten auch Bosch Smart Home-bezogene Daten enthalten.  Bitte habt Verständnis dafür.

 

Grüße

SmartHomeGuru

Frank
Vice President of the Homies

Danke für die Antwort.

 

Wäre es vielleicht möglich eine abgespeckte Protokolldatei zu bekommen?

So wie die Eventlog von Microsoft?

Also, wann welcher Kontakt aktiviert/deaktiviert wurde oder welche Aktion wann ausgeführt wurde?

So eine Art kleines Monitoring.

 

Besten Dank

 

 

 

SmartHomeGuru
Experte von Bosch Smart Home

Hi @Frank, eine abgespeckte Variante des Systemsprotokolls ist auch nicht in Planung. 

 

Grüße

SmartHomeGuru

Ja solche Themen erkennt man erst, wenn man das ganze Haus umgestellt hat und letztendlich auf den Support angewiesen ist. Finde ich auch schade

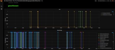
Wenn es dir wirklich wichtig ist, das Thema, dann kannst du aktuell zumindest über die REST-API einiges mitprotokollieren. Sieht in Grafana dann so in schnell erstellten/einfachen Plots so aus (0= geschlossen oder aus und 1= an oder offen) für Tür-/Fensterkontakte und Lichtschalter/Lampen

2022-01-19_16h06_49.jpg

Frank
Vice President of the Homies

@B374 ja super.

Wie bekommt man diese Anzeige?

Geht das über den PC? Aber wie verbindest du den PC mit Smart+Home?

 

Oder gibt es da eine App?

Ist das diese App. https://play.google.com/store/apps/details?id=com.diouri.grafanamobile ?

Wenn ja, wie verbinde ich diese mit dem Bosch-Controoler?

 

Hört sich sehr interessant an.

Danke

Frank
Vice President of the Homies

@B374 

Ich habe die App runtergeladen, jedoch weiß ich nicht was ich als Anmeldedaten eingeben soll.

 

Meine IP

192.168.178.62

Den PORT habe ich leer gelassen.

Oder wo kann ich den Port ersehen welche ich eingeben muss? Steht da in der Fritzbox?

Oder in der BoschApp?

 

Was hast du da eingegeben um dich übers Handy einzuloggen?

 

 

B374
Senior Homie

@Frank so einfach ist das leider nicht. Hab das ganze auf einem RaspberryPi laufen. Auf dem Pi läuft Node-RED, eine influxdb und Grafana und noch ein paar andere kleinere Sachen. Vom PC aus greife ich dann auf das Grafana auf dem Pi zu.

 

https://flows.nodered.org/node/node-red-contrib-bosch-shc

Frank
Vice President of the Homies

@B374, danke für deine schnelle Antwort.

Ich erinnere mich, dass ich ein RaspberryPi Mal für meinen Vater gekauft hatte. Er hat einen powerrouter für die solaranlage.

Dort wurde das Monitor in eingestellt. Damit konnte er wieder die Daten ablesen.

Allerdings habe ich da nur die SD- mit dem Image gekauft.

 

Schade dass das nicht über die obige App und über WLAN geht.

 

Da bin ich außen vor.

Vielen lieben Dank

Frank

 

 

Frank
Vice President of the Homies

Mit der HC plus App kann man sich anzeigen lassen wann die Fenster zuletzt geöffnet worden sind.

Ist vielleicht für andere auch interessant.

Screenshot_20220203-222257.png




Rechtswidrigen Inhalt melden