abbrechen
Suchergebnisse werden angezeigt für 
Anzeigen  nur  | Stattdessen suchen nach 
Meintest du: 

Deine Fragen zum System Update 10.11.2

Sabrina
Moderation (ausgeschieden)

Solltest du Fragen oder Anmerkungen zum System Update 10.11.2 haben, dann bitten wir dich diese hier als Kommentar zu platzieren. Aufgrund der Vielzahl an Rückfragen bei vergangenen Updates haben wir uns dazu entschieden, die Diskussionen in einen separaten Forenbeitrag zu verlagern, um noch gezielter auf deine Fragen eingehen zu können.

 

Hier findest du die alktuellen Release Notes.

 

Viele Grüße,

Dein Bosch Smart Home Community-Team

131 ANTWORTEN 131

Ah danke @Geomo , war mein erster Beitrag hier im Forum. Sorry, muss mich erstmal zurecht finden 🤔

Efzet
Apprentice Homie

Hallo Smart Home Team,

das war jetzt mein drittes Update und zum dritten Mal muss ich manuell Hand anlegen. Dieses (und das letzte) Mal kam die Meldung, dass in einem Zimmer, in dem das Heizkörperthermostat 2 verbaut ist in Kombination mit einem Raumthermostat kein Gerät vorhanden ist, das gesteuert werden kann. Also musste ich es in einen anderen Raum schieben und wieder zurück (dann kommt zwar in der App eine Fehlermeldung, aber die kann offensichltich man ignorieren).
Allerdings verbleibt eine "Auffälligkeit": ich sehe in meinen Favoriten nicht mehr die Luftfeuchtigkeit für den Raum, in dem das Raumthermostat verbaut ist. Was muss ich tun?

Efzet
Apprentice Homie

Ergänzung: ich sehe die Luftfeuchtigkeit nur in der Raum-Übersicht, nicht in den Favoriten. War das nicht anders vor dem Update 🤔

Mahlzeit,

 

 @Efzet : war bei meinem letzten Update ganz gleich und habe ich ganz gleich gelöst wie du. Das mit der Luftfeuchtigkeit hatte ich auch 1:1 wie du. Hab dann einfach gewartet und plötzlich war diese auch in der Raumübersicht wieder ersichtlich.

 

Ohh Mann, ich will das neue Update gar nicht durchführen, jetzt wo bei mir aktuell mal wieder alles funktioniert 😬☹️

 

Lg.

Michi

Seit 01.2022 privater Endanwender von Bosch Smart Home
SHC I mit 55 BSH-Geräten, Alle Automationen etc. ausgelagert auf Home Assistant
Yale Linus 1 inkl. Bridge
iPhone 13 Pro

Korrektur, meinte nicht Favoriten sondern bei der Raumübersicht.

Habe es oberhalb ausgebessert.

 

@Geomo : Danke für die Info, fehlte bei mir in der Raumübersicht und ist danach, einfach nach einiger Zeit automatisch wieder gekommen...

 

LG.

Michi

Seit 01.2022 privater Endanwender von Bosch Smart Home
SHC I mit 55 BSH-Geräten, Alle Automationen etc. ausgelagert auf Home Assistant
Yale Linus 1 inkl. Bridge
iPhone 13 Pro

mvalero
Experienced Homie

Beide Probleme auch bei mir aufgetreten.

Efzet
Apprentice Homie

Hallo zusammen,

 

vielen Dank für eure Antworten. Dann beobachte ich weiter - aber wie gesagt: mit ein bisschen Handarbeit funktioniert das System - also immer schön mutig sein beim Update 😇

mvalero
Experienced Homie

@Sabrina Leider ist das dritte update meiner Meinung nach immer noch nicht reif.

 

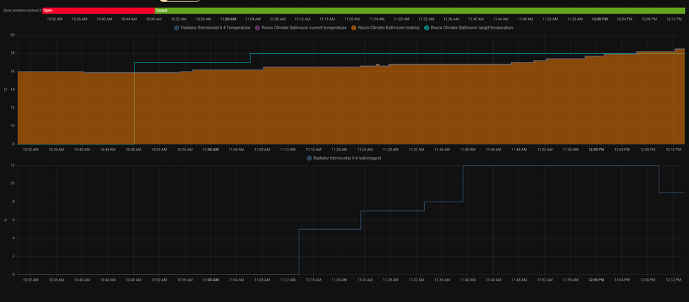
Hier ein Beispiel mit graphische Unterstützung.

 

1. 10:48 - Geht das Fenster zu. SOLL:17° - IST: 16°

2. 20 Minuten lang gar keine Reaktion (unterschiede <= 1° werden angeblich ignoriert)

3. 11:06 - Zieltemperatur wird auf 18° erhöht.

4. 11:13 - HTII fängt irgendwann an schrittweise zu öffnen.

5. 11:45 - HK wird langsam lauwarm

6. 12:05 - Zieltemperatur wird endlich erreicht. (mehr als 1 Stunde Reaktionszeit, mit 3 überflüssige schritte).

 

In diesen Raum öffnet zum Glück das Thermostat bereits etwas ab 12%, in anderem Räume reagieren die erst ab ~20%.

 

Vielleicht pendelt sich das System noch ein und wird in ein Paar Tage besser, aber ich bezweifle es momentan.

 

mvalero_0-1668597370538.png

 

Wenn ich mir Diese Diagramme so ansehe, spiegelt es das genaue Fehlverhalten wie bei uns: unter 18% Ventilöffnung gibt es keinen Durchfluss. Damit fühlt sich natürlich der Algorithmus extrem träge an, und irgendwann wird übersteuert... 

Geomo
Poweruser

@Efzet die Luftfeuchtigkeit wird nicht in den Favoriten angezeigt, sondern nur in der Raumübersicht. Es gab hier schon mal Vorschläge, sie mit in die Favoriten aufzunehmen.

Ich antworte hier als privater Nutzer und als von Bosch Smart Home benannter Poweruser. Ich bin weder Bosch SmartHome, noch Robert Bosch Mitarbeiter.
SHC II mit Funkstick und 64 Geräten (Gen I und II) seit 09.04.2017, Security+, Home+ (incl. Cloud+ und Audio+), praktisch alle Gerätetypen, 3 Kameras (Außen I und II, Innen II), Yale Linus 1 und 2, Hue-Bridge und Home-Assistent. APC-USV für Router und Controller, 10 Automationen.
iPhone 17 Pro und iPad Pro M4 11“ mit iOS 26.3 PB und iPadOS 26.3 PB, HomePod als HomeKit-/Matterzentrale
gerne mitmachen! Info SHC Generation, Smartphone und Betriebssystem hilft häufig bei der Lösung von Problemen. Einfach im Profil bei "Persönliche Informationen" in der "Signatur" eintragen.

schmiedel
Advanced Homie

So, neue Version läuft bei uns jetzt 1 Tag. ich zeige mal das Verhalten in einem Raum, wo 20° Soll eingestellt sind:

 

schmiedel_0-1668636152232.png

 

Es gibt ganz sicher eine Temperatursteuerung, aber 2° Band ist einfach deutlich zu viel. Im schlimmsten Fall wird erst bei <19° nachgeheizt, und dann teils bis über 21°. Wenn wir jetzt Vorlauftemperaturen von 70° hätten, könnte ich es mir erklären, aber bei den milden Temperaturen liegt gerade Vorlauf bei ca. 40°,  da muss ja schon deutlich etwas passieren, dass übersteuert wird...

 

Hier ein anderer Raum mit HT I:

schmiedel_1-1668636455806.png

 

Auch 20° eingestellt, problemlos 20,3°-21° Band, das ist 1/3 an Schwankung im Vergleich zu HT II. 

 

Bei HT I habe ich Räume, wo nachts auf 18° mit kurzweiligen 2% Ventilöffnung die Temperatur knapp angepasst wird, man sieht in den Grafiken ganz genau, wie die 2% Ventilöffnung eine Auswirkung auf die Raumtemperatur hat. 

 

Bei HT II kann man ganz genau sehen, dass Ventilöffnungen unter 18% keinen Durchfluss bringen. Vor dem Update blieb das Thermostat bei 14% hängen und es tat sich nichts, nach dem Update wird immerhin progressiv hochgesteuert. 

 

Am Ende bringt das nichts, wenn der Heizalgorithmus Abweichungen der Ventilöffnung von über 15% irgendwie ausgleichen muss, das kann einfach nicht funktionieren.

 

Von daher werde ich auch mein Serviceticket nochmal beantworten mit der Aussage, dass der aktuelle Zustand besser ist, und ein sinnvolles schnelles Workaround ist, aber das Problem eindeutig nicht löst.

 

 

 

 

 

Geomo
Poweruser

@schmiedel um das zu vervollständigen, kannst Du bitte jeweils noch die Ventilöffnung hinzufügen?

Ich antworte hier als privater Nutzer und als von Bosch Smart Home benannter Poweruser. Ich bin weder Bosch SmartHome, noch Robert Bosch Mitarbeiter.
SHC II mit Funkstick und 64 Geräten (Gen I und II) seit 09.04.2017, Security+, Home+ (incl. Cloud+ und Audio+), praktisch alle Gerätetypen, 3 Kameras (Außen I und II, Innen II), Yale Linus 1 und 2, Hue-Bridge und Home-Assistent. APC-USV für Router und Controller, 10 Automationen.
iPhone 17 Pro und iPad Pro M4 11“ mit iOS 26.3 PB und iPadOS 26.3 PB, HomePod als HomeKit-/Matterzentrale
gerne mitmachen! Info SHC Generation, Smartphone und Betriebssystem hilft häufig bei der Lösung von Problemen. Einfach im Profil bei "Persönliche Informationen" in der "Signatur" eintragen.

Kann ich gerne machen, aber wird nicht 100% vergleichbar, da die Messungen von unterschiedlichen Tagen sind, werde erst am Wochenende mit 100% identischem Wetter 2 Räume vergleichen können.

 

HT I, neuer Buderus Heizkörper mit Danfoss Ventileinsatz + Adapter (wird irgendwann noch auf standard M30 umgerüstet): Ein Tagesverlauf wo 20 Soll durchgängig war:

schmiedel_0-1668666684277.png

schmiedel_1-1668666734195.png

 

und ein Tagesverlauf mit dem HT II, auch ein Buderus Heizkörper mit M30 Ventileinsatz:

 

schmiedel_2-1668666845636.png

schmiedel_3-1668666898522.png

 

Bei HT II sehe ich bei jedem Thermostat 1-2 Versuche, sich mit progressiver Ventilöffnung "anzutasten", ab dem nächsten Mal wird dann eher pulsartig geöffnet, und dann progressiv geschlossen. 

 

Das ist alles gerade auch eher schwierig aufgrund der milden Temperaturen, am WE wird es ja wieder kälter, dann kann ich auch Räume mit HT I und HT II 1:1 vergleichen.

 

Ein weiteres Phänomen:

 

Gestern Abend gelüftet, dann ging Ventil auf 5% (ca. 21:30):

schmiedel_4-1668667281783.png

 

Obwohl Soll auf 20° steht, wurde die ganze Nacht Ventil auf 5% gelassen (kein Durchfluss). Erst so gegen 3:00 wurde wieder langsam hochgeregelt:

schmiedel_5-1668667385953.png

 

Hier nochmal der Heizzyklus:

schmiedel_6-1668667458480.png

schmiedel_7-1668667477637.png

 

Hier sieht man wieder, erst wo Ventil auf 20 oder 30% stand, gab es Wärmeabgabe, früher gar nichts. Und dann wird halt irgendwann übersteuert, und bei 21° schaltet er dann aus, und es wird nichts mehr nachgeregelt, womit die Zimmer wieder abkühlen, somit immer eine Schwankung in 2° Bereichen.

 

Ich kann mir halt nicht vorstellen, dass dieses Verhalten in einem Labor nicht nachstellbar sein soll. Bei uns klappt das mit Buderus Heizkörpern, so wie die geliefert werden. Bosch wird doch von eigener Tochterfirma Heizkörper unterstützen und testen können. Hier geht es auch nicht um unterschiedliche Räumliche Gegebenheiten, sondern um die richtige Einstellung, wo ein Ventill anfängt, Durchfluss zu erlauben. 

 

Botucal
Homie

Sehr gut dargestellt, Danke für Deine Mühe. Durch die sture an und aus Regelung ist auch das Raumklima unbehaglich. Warm, kalt, warm, kalt..., im Idealfall dürfte das Thermostat beim Heizen gar nicht komplett zugehen.

TimoTroeller
Apprentice Homie

Leider ist das Update nur partiell wirksam, trotz einem Delta Kelvin von 2,9° ist die Ventilposition nur 34%. Soll sicherlich 100% bei diesem Delta Kelvin. Angleichung ist vorgenommen,  Heizkörper (Buderus) ist neu, Ventil ebenfalls, hydraulischer Abgleich vorgenommen. Die alten THMs funktionieren einwandfrei. Bin enttäuscht! Lösung ? 

Screenshot_2022-11-19-11-40-34-018-edit_com.bosch.sh.ui.android.jpg

Hallo,

 

mir gehts es nach dem Update genauso! Alle Thermostate habe das neueste Update (339) jedoch wird das Signal zum heizen nicht richtig übermittelt. IST Temperatur liegt bei 16 Grad obwohl SOLL Temperatur bei 18,5 Grad liegt und der Heizkörper ist kalt und das den ganzen Tag über! Reagiert erst wenn ich die Temperatur manuell auf 22 oder mehr Grad stelle 😤

Geomo
Poweruser

@TimoTroeller ist die Firmware der Thermostate aktuell? Nimm mal bitte kurz die Batterien raus. Wenn Du sie wieder einsetzt, wird Dir kurz die SW Version angezeigt, diese sollte 339 sein. Außerdem erfolgt eine Neukalibrierung des Ventilweges.

Ich habe heute morgen bei uns in Wohnzimmer kurz geschaut. Bei 16 % Ventilöffnung war der Bereich um das Ventil warm. Morgen Früh werde ich das noch mal mit einer Wärmebildkamera beobachten.

Ich antworte hier als privater Nutzer und als von Bosch Smart Home benannter Poweruser. Ich bin weder Bosch SmartHome, noch Robert Bosch Mitarbeiter.
SHC II mit Funkstick und 64 Geräten (Gen I und II) seit 09.04.2017, Security+, Home+ (incl. Cloud+ und Audio+), praktisch alle Gerätetypen, 3 Kameras (Außen I und II, Innen II), Yale Linus 1 und 2, Hue-Bridge und Home-Assistent. APC-USV für Router und Controller, 10 Automationen.
iPhone 17 Pro und iPad Pro M4 11“ mit iOS 26.3 PB und iPadOS 26.3 PB, HomePod als HomeKit-/Matterzentrale
gerne mitmachen! Info SHC Generation, Smartphone und Betriebssystem hilft häufig bei der Lösung von Problemen. Einfach im Profil bei "Persönliche Informationen" in der "Signatur" eintragen.

Erstmal danke für deine schnelle Antwort. SW ist die 339. Neu kalibriert habe ich auch, keine Änderung. 14% ist sie nun geöffnet bei aktuell 2,8° Delta Kelvin. Dass sollte nicht sein.

Es heißt korrekt einfach nur Delta t ohne Einheit bitte 👍

Danke, hilft mir total in der Problemlösung! Vll. lieber bei Facebook andere belehren, hier geht es um Problemlösungen! 




Rechtswidrigen Inhalt melden