
am 20. November 2024 11:28
Lieber Homie,
solltest du Fragen oder Anmerkungen zum System-Update vom 20.11.2024 haben, dann bitten wir dich diese hier als Kommentar zu platzieren. Aufgrund der Vielzahl an Rückfragen bei vergangenen Updates haben wir uns dazu entschieden, die Diskussionen in einen separaten Forenbeitrag zu verlagern, um noch gezielter auf deine Fragen eingehen zu können.
Viele Grüße,
Dein Bosch Smart Home Community-Team
22. November 2024 11:25 - bearbeitet 22. November 2024 11:33
Das Problem ist einfach, dass das System anscheinend nicht „lernfähig“ ist.
Weder merkt es sich ab wieviel % Ventilöffnung es eine Temperaturänderung gibt um damit immer gleich anzufangen noch ist es in der Lage rechtzeitig abzuschalten damit es nicht zu einer Überhitzung kommt.
Deshalb wäre die Möglichkeit einer manuellen Einstellung per App über die „Startöffnung“ des Ventiles sehr hilfreich.
am 22. November 2024 11:35
Es wäre spannend zu erfahren, ob sich das Regelverhalten bei denen, die gerade dieses Über- bzw. Unterheizen beobachten, in den nächsten Tagen verbessert.
Es gab ja schon mehrfach hier im Forum den Hinweis darauf, dass die Thermostate lernen. Auch in anderen Foren von anderen Herstellern wurde darüber diskutiert. Es wird angenommen, dass anhand der gemessenen Hysterese die Regelung angepasst wird. Das erscheint mir auch logisch, da das Thermostat ja nicht wissen kann, wie träge die gemessene Temperatur auf einen Regeleingriff reagiert. Durch das Firmwareupdate ist jetzt alles zurückgesetzt, das Lernen geht von vorne los.
Alles ohne genaue Infos von Bosch natürlich Spekulation. Beobachtet mal, ob es besser wird.
22. November 2024 11:41 - bearbeitet 22. November 2024 11:41
Also bei mir haben sich die Thermostate im Letzten Winter als sehr „lernresistent“ erwiesen.
Die haben über Monate (bis heute) nicht kapiert, dass bei mir erst bei einer Ventilöffnung von 25% durchfluss erfolgt sondern immer erst bei ca. 12 % angefangen und sind dann schritt für schritt hoch. Dauerte ewig bis es dann mal warm wurde.
Auch haben die nicht verstanden, das man ein Ventil bei erreichen der Solltemperatur runter regeln sollte damit der Raum nicht überhitzt und nicht weiter auf 100% lässt.
Weil….. so ein Heizkörper ist ja nicht augenblicklich kalt wenn das Ventil zu geht…. Neeeee der heizt noch weiter. Insbesondere wenn das Ventil vorher zu 100% offen war bis zur Solltemperatur…..
am 22. November 2024 11:48
Kaffeesatzleserei:
Da die Daten nicht von uns einsehbar sind werden sie wahrscheinlich garnicht erhoben, Temperaturverlauf in Zeitintervallen wäre hierfür aber sicherlich erforderlich. Wie sollen die Thermostate eine andere Regelung erlernen?
am 22. November 2024 11:58
Ich werd das die nächste Zeit auf jeden Fall beobachten, nur dass bei Erreichen der Solltemperatur das Heizen verringert/beendet werden sollte erscheint mir eigentlich als gesunder Menschenverstand, und nicht als etwas was noch gelernt werden muss, aber mal abwarten
am 22. November 2024 16:27
Ich hab jetzt zwei Arbeits Tage im Büro mit neuem HKT gessesn und bestimmt zwanzig Heizzyklen beoabachtet. Die Solltemperatur ist die ganze Zeit auf 19.5° eingestellt. Während das HKT bei ca. 19.4° anfängt von 0% langsam hochzurampen fällt die Temperatur bis auf 18.8°. Das HKT lernt einfach nicht dass meine Ventile erst bei circa 25% aufmachen. Das ist so traurig, es hat sich nichts verbessert obwohl das Problem schon massenhaft an Bosch gemeldet wurde. Normalerweise bin ich sachlich und ruhig, aber das nervt mich so dermaßen und bin stink sauer.
22. November 2024 16:38 - bearbeitet 22. November 2024 16:40
du sollst dich im Büro ja auch warm arbeiten. 😁
nein, ernsthaft, die Dinger sind wirklich absolut lernresistent.
Ich würde mich echt mal über eine Antwort von Bosch freuen, ob eine manuelle Einstellung in der App über die „ Startöffnung“ Der Ventile technisch überhaupt möglich gemacht werden kann.
am 22. November 2024 16:46
Klar ist das möglich, muss nur die App und die Software für HKT geändert werden. Und wir müssten bloß ein Jahr drauf warten. Und warm ist mir jetzt auch vor Wut 😉
am 22. November 2024 17:46
@Kermit, vermutlich müssten wir unsere Systeme zusammenschmeißen damit es eine sinnvolle Temperatur ergibt.
Liebes Bosch Team, gebt uns doch die Möglichkeit ein bisschen die Intelligenz der Steuerung zu unterstützen, zB mit einem Regler der sagt wie stark unser Heizkörper reagiert. Offensichtlich soll das System es ja selbst lernen und kriegt es nicht hin. Ich würde dem Ding so gerne sagen dass es mal langsam machen soll und 10% in der Regel reicht; und die Frierenden hier im Forum drehen halt den Regler hoch und die Steuerung macht weiter auf. Durch dieses Blank Box verhalten, was wir nicht beeinflussen können sind die Dinger einfach unbrauchbar.
am 22. November 2024 12:00
Sehr gut, ich freue mich auf die Datensicherung mit der neuen App. Controller Update hat problemlos funktioniert.
am 22. November 2024 20:03
Ich merk schon ich muss mich in diesen Thread auch einklinken. Ich schreibe da fleißig meine Beobachtungen im "Wie geht es weiter" Thread, dabei gibt es hier ja genau so spannende Diskussionen und auch wieder Leidensgenossen des HKT II.
am 22. November 2024 21:56
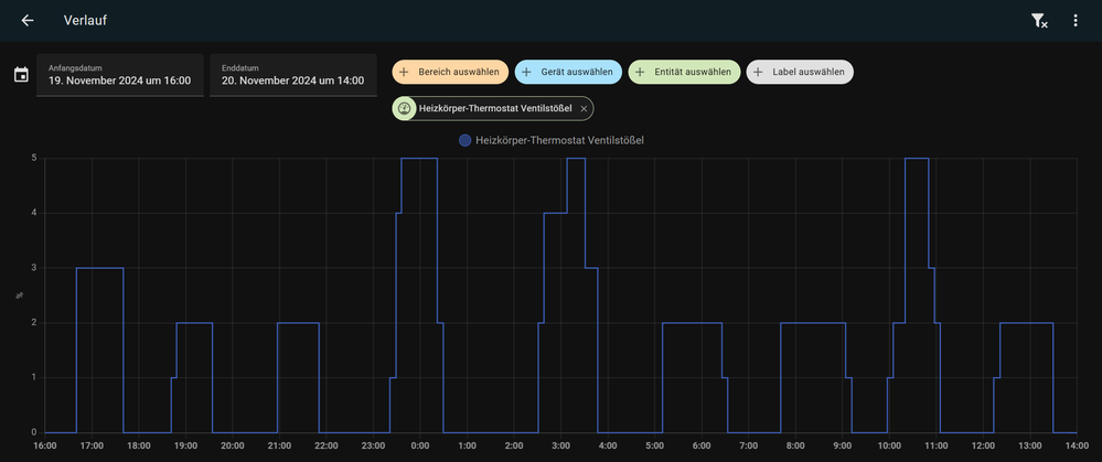
Ich habe heute auf Anraten von @ChristianHome mein Raumthermostat aus dem Spiel genommen und das Wohnzimmer NUR durch das HKT II heizen und messen lassen. Kommen wir nun also zu den Ergebnissen, diese lassen sich aber am besten mit einem Screenshot aus HA veranschaulichen.
Wenn man ein Containerschiff wie ein Speedboat fährt
Rahmenbedingungen meines Tests:
Beobachtungen:
Meine Gedanken dazu:
Bei nur 0,3-0,5° Regelabweichung, das Ventil auf 50% aufzuziehen ist blanker WAHNSINN.
Das ist als wollte man von 30km/h auf 35km/h beschleunigen, und nutzt dafür den 2. Gang und Vollgas.
Bei 35 bin ich langsam vom Gas gegangen aber das Auto erreichte irgendwie noch 70.🤔
Ich sehe 2 Grundprobleme:
Das HKT II weiß nicht ab wann es Durchfluss gibt, ich habe es schon mal geschrieben:
HKT1 fährt den Motor von 0 auf 1% Ventilöffnung viel, viel länger als das HKT II welches ihn nur den Bruchteil einer Sekunde dreht! (Das kann beim HKT2 nicht richtig sein)
Wenn sich also Leute über zu langsames Aufheizverhalten beschweren dann DESWEGEN: 25min bis 20% Ventilöffnung = 0% Durchfluss
Bosch versuchte das Aufheizverhalten durch eine steilere (schnellere) Regelverstellung zu erreichen, dies war aber Kontraproduktiv, da das System durch 0-Punkt Verschiebung eh schon absolut übersteuert.
Ich habe meine besten Paint Kenntnisse ausgepackt um dieses Diagramm zur Verdeutlichung zu malen.
Wenn wir annehmen die rote Kurve stellt das Regelverhalten des Ventils über Zeit dar.
Von 0-20% haben wir ein sanftes Anfahrverhalten und erst mit länger andauernder Regelabweichung (INTEGRALER Teil des PID Reglers) nimmt die Ventilöffnung zu.
Da nun aber die ersten 20% nichts passiert in unserem Regelkreis, müssen wir das Koordinatensystem in den 20% Punkt verschieben - Das ist unser neuer Ausgangspunkt (graues Koordinatensystem)
Hier sieht man dass das Anfahrverhalten nun ungleich steiler und dadurch rabiater vonstatten geht, weitere 20% Ventilöffnung werden hier schon nach nur 10Min erreicht, da der Regler nun endlich eine Reaktion unseres Regelkreises erwartet.
Es kommt aufgrund der Trägheit der Heizung zum überschießen und letztendlich zum Schwingen des Regelkreises.
Hier ein Vergleich links HKT1 (+RT) Regelgüte und rechts HKT II (+RT) Regelgüte
Ventilsteuerung HKT I für linken Teil
HKT 1 Ventilsteuerung 1-5%
Ventilsteuerung HKT II für rechten Teil des oberen Diagramms
HKT II Ventil 0-50%
Schönen Abend und Grüße
am 22. November 2024 22:08
Das bestätigt mein beschriebenes Verhalten der Thermostate mit Daten und Fakten - das Update hat die Regelung deutlich verschlechtert.
Würde gerne zur vorherigen Firmware zurück gehen.
Ich verstehe sowieso nicht warum ein so teueres System keine Historiendaten hat und mit diesen werden den Algorithmus für die Heizungssteuerung anpasst.
Zumindest ist meine Heizung entsprechend eingestellt und ein Übersteuern der maximalen Raumtemperaturen ist überhaupt nicht möglich.
am 22. November 2024 22:22
Für mich war die Regelung schon letztes Jahr so schlecht, ohne nennenswerte Änderung. Nur dass ich jetzt bewanderter mit Home Assistant bin und die Werte auch auslesen kann.
23. November 2024 08:27 - bearbeitet 23. November 2024 08:33
@Falschspieler, riesen Lob an diese Aufstellung, dieser Post beschreibt sehr verständlich das Verhalten, welches viele schon seit fast 2 Jahren hier in der Community posten.
Ich bin sicher, bei mir (und wie ich so sehe, bei den meisten, die sich hier über schlechtes Regelverhalten bescheren) würde das Problem (womöglich) so gut wie behoben sein, wenn man folgende Anpassungen an Ventilöffnung setzt:
Algorithmus Wert -> Echter Wert am Thermostat
0% -> 0%
1% -> 20%
2% <= x <= 100% -> 20+x*0,8
Wenn man noch ganz nett sein mag, kann man die 20% noch in der App als "leerer Ventilweg" oder so einstellbar machen, dann kann das jeder selbst einstellen. Da könnte man auch einen Kalibrierungsweg laufen lassen, wo der Kunde bitte das Ohr an den Heizkörper setzen soll, und klicken darf, wann er etwas hört, dann zählt man noch 1-2% davon ab und das sollte die meisten Fälle dann decken.
Oder man bekommt die Kalibrierung gut in den Griff, das wäre natürlich noch besser... 😉
@ChristianHome und @Ulrike , könnt Ihr zumindest bestätigen, dass das Problem mit der fehlerhaften Ventilöffnung für Euch nachvollziehbar ist und bearbeitet wird? Ich werde ehrlich gesagt kein Ticket mehr anlegen, jedes einzelne sollte ich mit einer riesen Menge an Daten über die Räumlichkeiten ergänzen, obwohl ich immer wieder betont habe, dass meine Beschwerde mehr in Richtung "mangelhafte Kalibrierung" als in Richtung "Algorithmus ist schlecht" ging.
am 24. November 2024 14:17
am 24. November 2024 14:21
Home Assistant.
23. November 2024 10:37 - bearbeitet 23. November 2024 10:41
Ich habe nun die HKT II Thermostate nochmal rausgekramt, im Keller installiert und Kurven aufgezeichnet. Dort gibt es zwei Heizkörper und einen Raumthermostat II.
Das grundlegende Problem wurde leider nicht gelöst.
Was sich gegenüber vorher geändert hat, ist, dass die Ventilöffnung in kleineren Schritten angepasst wird.
Hier sieht man eine Erhöhung der Wunschtemperatur um etwa 1 K, ich habe bei 22 Grad abgebrochen, da ich nur das Aufheizverhalten demonstrieren wollte:
Leider verhält sich der Regler immernoch komplett logikwidrig. Anstatt bei großem Abstand zur Solltemperatur erstmal weit zu öffnen und dann bei Annäherung immer weiter zu schließen, bis die Temperatur konstant bleibt, wie es ein P/PI Regler tun würde, wird erst minimal geöffnet und mit steigender Temperatur das Ventil immer weiter aufgemacht. Das führt zwangsläufig dazu, dass zum einen bei Solltemperatur das Ventil viel zu weit offen steht und damit massiv überheizt wird und zum anderen die Aufheizzeit unnötig lang ist. Das Überheizen führt dann dazu dass wieder komplett geschlossen wird und das Spiel geht von vorne los, was zum typischen hin und her führt.
Das sieht gut mich aus wie eine Art I-Regler komplett ohne D Anteil oder irgendeine Heuristik.
Zum Vergleich eine heute aufgenommene komplett konträre Kurve mit Konkurrenzprodukten mit PI-Regler in einem anderen Raum mit ebenfalls zwei Heizkörpern und einem Raumthermostat:
am 23. November 2024 10:57
In deinem oberen Screenshot sieht man auch ganz deutlich dass, es erst bei 40% Ventilöffnung zu einem Temperaturanstieg kommt und von 0-20% die Raumtemperatur in dieser Zeit konstant bleibt. Gehe ich recht in der Annahme dass es bei dir bis 20% auch keinen Durchfluss gibt?
am 23. November 2024 11:05
Nun, das sich die Raumtemperatur erst verzögert bewegt, liegt es erstmal in der Natur der Sache, bedingt durch die Trägheit des Systems. Aus der Aufzeichnung lässt sich das deshalb nicht ableiten. Im unteren Screenshot gibt es ja auch eine Verzögerung.
Fühlt und hört man aber am Heizungsrohr und Heizkörper wird klar, dass es erst irgendwo zwischen 15 und 20 % anfängt, zu fließen. Mit der alten Version verharrte das Thermostat teilweise sehr lange in diesem Bereich und es tat sich nichts.