am 28. November 2025 16:48
Hallo zusammen,
Gerätschaft:
SHC 1, Tür und Fensterkontat 1 und Raumthermostat 1.
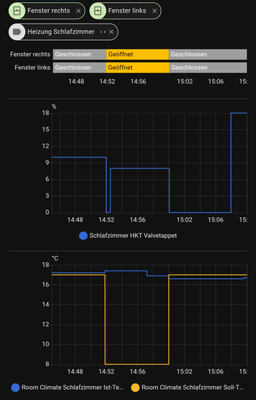
Habe seit dem letzten Update das Problem das nach dem öffnen und schliessen des Fensters die Solltemperatur
von 18,5 Grad auf 8,5 Grad fällt. siehe Bilder.
geschlossen - 18,5 Grad
offen - Low
wieder geschlossen - 8,5 Grad
Wenn ich in der App von ""Automatisch" auf "Manuell" und dann wieder auf ""Automatisch schalte, springt der Wert wieder auf 18,5 Grad.
Habe alle Einstellungen kontrolliert aber nichts Falsches entdeckt.
Hat bis jetzt jahrelang funktioniert.
Viellleicht hat jemand das selbe Problem oder kann mir weiterhelfen?
am 05. Dezember 2025 10:00
Hallo in die Runde,
vielen Dank für eure Rückmeldung und die detaillierte Problembeschreibung. 😘 Entschuldigt bitte die Unannehmlichkeiten. 👉 Wir werden das geänderte Verhalten zurücknehmen ↩️ und arbeiten bereits an einem Update, das die ursprüngliche Funktionalität wiederherstellt. Dieses Update wird euch nächste Woche zur Verfügung stehen. Ich halte euch darüber auch in den Release Notes informiert.
Vielen Dank für eure Geduld und euer Verständnis! 💐
Viele smarte Grüße
Ulrike
am 28. November 2025 17:57
Ich schließe mich da an, habe das Problem und andere komische Effekte ebenfalls; nur in einem und immer dem gleichen Raum seit dem Update auf 10.31. Unterschied: bei mir sind's danach 8°C, was der Vorgabe während "Low" entspricht. Und teilweise ein zurückspringen auf die Zeitplantemperatur während Fenster offen sind oder eine Ventilöffnung während "Low".
Bei mir SHC II mit Funk-Stick und ebenfalls HKT I, RT I und TFK I.
Hatte das Problem schon "intern" gemeldet. Danke, dass du dich nun ebenfalls meldest. Vielleicht kommt so etwas Schwung hinein.
am 01. Dezember 2025 15:47
Update mein System betreffend:
Gerade bemerkt, dass sich der Fehler doch nicht auf das Schlafzimmer allein beschränkt. Vorhin hat eines von vier HKT I im Wohnzimmer/Küche während des Lüftens geöffnet.
Vielleicht mache ich mir doch die Mühe und schaue alle Räume genauer in HA an ...
am 30. November 2025 09:26
Gleiches Problem bei mir, seit dem Update der App auf Version 10.30.5. Jedoch springt er hier auf 5 Grad wenn man das Fenster schließt, anstatt auf den eingestellten Wert.
05. Dezember 2025 05:44 - bearbeitet 05. Dezember 2025 11:07
Hallo Zusammen,
System SHC 1 (10.31.5158-4432) Firmware, FTK 1, HKT 1.
Gleiches Problem, der Lüftungsmodus scheint seit dem letzte Update broken zusein. Bisher war das Verhalten, das während das Fenster im entsprechenden Raum auf war, der Thermostat auf „low“ ging und auch da blieb solange das Fenster auf war. Hat jahrelang gut funktioniert. Seit dem letzten Update kann der „low“ Zustand während das Fenster auf ist überschrieben werden, und das Thermostat regelt auf. Hat jetzt schon ein paar mal dazu geführt, das hier Thermostate auf geregelt haben, bei offenem Fenster. Das ist leider echt blöd…
am 05. Dezember 2025 10:00
Hallo in die Runde,
vielen Dank für eure Rückmeldung und die detaillierte Problembeschreibung. 😘 Entschuldigt bitte die Unannehmlichkeiten. 👉 Wir werden das geänderte Verhalten zurücknehmen ↩️ und arbeiten bereits an einem Update, das die ursprüngliche Funktionalität wiederherstellt. Dieses Update wird euch nächste Woche zur Verfügung stehen. Ich halte euch darüber auch in den Release Notes informiert.
Vielen Dank für eure Geduld und euer Verständnis! 💐
Viele smarte Grüße
Ulrike
am 22. Februar 2026 09:21
Hallo zusammen,
Leider muss ich feststellen das seit dem letzten Update das Problem
wieder besteht.
Ich hoffe es wird schnellsten wieder per Update behoben.
MFG
Walter
am 22. Februar 2026 09:32
Ja, wurde wieder "eingebaut". Einen (funktionierenden) Fix gibt es bereits. Wird vermutlich nächste Woche flächendeckend bereitgestellt.