abbrechen
Suchergebnisse werden angezeigt für 
Anzeigen  nur  | Stattdessen suchen nach 
Meintest du: 


Strategiefragen zu Controller I / II und HT II

PeteBo
Experienced Homie

Hallo Bosch Smart Home-Team,

 

ich würde mir zu den unten stehenden Fragen bitte konkrete Aussagen von Bosch-Mitarbeitern wünschen die mit der Materie vertraut sind und belastbare Auskünfte geben können.

 

Im November habe ich das Startset für smartes Heizen mit Controller I plus 3 Stück HT II sowie ein weiteres HT II angeschafft, dazu noch einen Zwischenstecker Kompakt.

 

Nachdem es anfangs recht brauchbar aussah musste ich bei genauerem Hinsehen feststellen, dass auch bei mir die Temperaturregelung der HT II absolut unbefriedigend ist. Details habe ich schon im Thread zum letzten Update vom 6. Dezember gepostet.

 

Nun wurde auch der neue Controller II vorgestellt und da ich keine Geräte der ersten Generation benutze wäre der natürlich auch eine Option für mich.

 

Daraus ergeben sich nun für mich zwei ganz grundsätzliche Fragen.

 

1. Was wird mit dem Regelverhalten der HT II weiter geschehen?

Konkret: Entspricht der aktuelle Stand dem, was Eure Produktingenieure sich zum Ziel gesetzt haben? Damit meine ich hauptsächlich das "ganz oder garnicht" Öffnungsverhalten der Ventile. Es führt dazu, dass Heizkörper ständig auskühlen und dann wieder bei voller Heizleistung viel zu warm werden. Meine Vorstellung wäre, dass stets soviel nachgeheizt wird, wie es im Raum Wärmeverluste gibt. Jedes 25 Euro-Thermostat aus dem Baumarkt kann das bisher besser. Meine früheren eq-3 MAX! konnten das besser und offensichtlich konnten es die ersten HT von Bosch auch besser.

 

2. Wird es ein Trade-In für späte Käufer des Controllers der ersten Generation beim Kauf eines Controller II geben?

Ich glaube, dass sich viele Kunden gerade jetzt aufgrund der Gaspreis-Situation für eine Umstellung auf "smarte Heiztechnik" entschieden haben. Leider muss ich nun feststellen, dass mein soeben neu erworbenes Produkt gerade einen Monat später schon zum Auslaufmodell wurde. Es freut mich, dass Ihr einen Upgrade-Pfad mit Übernahme der Konfiguration anbieten möchtet. Dennoch würde mich der Kaufpreis eines Controller II so kurz nach dem Erwerb des ersten abschrecken. Ist hier ein Entgegenkommen seitens Bosch geplant?

 

Aufgrund einer Aktion meines Händlers kann ich das gesamte Bosch-Set noch bis zum Jahreswechsel zurückgeben. Aktuell tendiere ich dazu, diese Chance tatsächlich zu nutzen. Andererseits bin ich niemand, der Umtauschrechte leichtfertig ausnutzt und sich alles mögliche "nur mal zum ausprobieren" kommen lässt. Das heißt bei mir konkret, dass ich Bosch gern Vertrauen entgegenbringen werde wenn ich den Eindruck habe, als Kunde ernstgenommen zu werden. Leider hat sich im Feedback-Thread zum letzten Update noch niemand von Bosch zu den erneuten Beschwerden geäußert. Vielleicht meldet sich ja hier jemand mit konkreten Aussagen. Mich würde es freuen.

 

Viele Grüße,

Peter

1 AKZEPTIERTE LÖSUNG

PeteBo
Experienced Homie

Hi Leute,

 

das heutige Statement von Bosch hat mich in meiner Entscheidung bestätigt, die ich am vergangenen Freitag getroffen und an Samstag umgesetzt habe.

 

Nach der gestrigen Ankündigung von @SebastianHarder es würde in dieser Woche noch ein Statement geben hatte ich sogar noch einmal kurz gezweifelt ob ich besser noch gewartet hätte. Aber nach dem das Statement nun veröffentlicht ist bin ich doch ganz happy mit meiner Entscheidung.

 

Der Post von @Sabrina zeigt deutlich, dass Bosch das Regelverhalten nicht grundlegend überarbeiten wird. Man lobt die bisherigen Verbesserungen, schiebt die "einzelnen" Probleme auf die Heizkörper und Anlagen der Betroffenen und gibt zu Protokoll, dass das bei jenen Installationen unvermeidbar sei.

 

Ich kann euch verraten (und bei Bedarf belegen), dass es nicht unvermeidbar ist. Andererseits ist das hier das Bosch-eigene Portal und ich werde hier keine Werbeveranstaltung versuchen. Deswegen nur das nötigste zu der Veränderung die ich vorgenommen habe.

 

Wenn ich micht nicht irre war das erste Bosch HT von eq-3 und hat gut funktioniert. Nun wird es sicher für Bosch gute Gründe gegeben haben, sich von eq-3 zu trennen und was eigenes zu entwickeln oder einen neuen Partner zu suchen. Nur sind sie damit entweder nicht fertig geworden oder sie verfolgen bei der Regelung nun einen komplett veralteten Ansatz.

 

Aber nun zu sagen "bei deiner Heizung geht das nicht besser" finde ich schon sehr frech.

 

Kurzum, ich bin jetzt wieder beim Original gelandet nachdem ich früher schon in einer anderen Wohnung eq-3 MAX! hatte und in den ersten Tagen bin ich sehr mit der Funktion der aktuellen EVO zufrieden. Den Rest kann jeder googeln wenn gewollt.

 

Deswegen ist das Problem dieses Beitrags gelöst.

 

Viele Grüße an alle, die hier mit gewartet haben ob von Bosch was kommt. Eure Unterstützung meiner Fragestellungen hat mich bestärkt dran zu bleiben. Danke dafür!

Lösung in ursprünglichem Beitrag anzeigen

27 ANTWORTEN 27

PeteBo
Experienced Homie

Zeit für's Bett aber weil mir das Thema echt unter den Nägeln brennt und sich offenbar auch andere dafür interessieren, lasse ich mal ein freundliches

Guten Morgen!

und einen Trigger hier für

 

@Philip 
@Sabrina 
@SebastianHarder 
@SmartHomeGuru 

 

bitte packt doch einmal aus, wie es mit den HT II und den Controllern weiter gehen wird. Vielen Dank!

Frank
Vice President of the Homies

Finde ich auch spannend

PeteBo
Experienced Homie

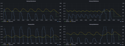
EIne weitere Nacht und hier das Ergebnis:

 

Vier HT II, alle mit der aktuellen Software und mit einer einzigen Aufgabe, eine Temperatur möglichst konstant zu halten.

 

Vornweg sei erwähnt, dass um 6 Uhr die Warmwasser-Zirkulationspumpe einschaltet und beim nachheizen des Speichers die Warmwasserbereitung Vorrang hat. Darum dauert das Aufheizen kurz nach 6 Uhr etwas länger. In den 7 Stunden davor gab es keine "Störungen" und alle Thermostate hatten den Gaskessel für sich allein. Nachtabsenkung ist aus!

 

PeteBo_0-1670924717897.png

 

Alle vier verhalten sich völlig unterschiedlich.

 

Am besten läuft das HT II im Schlafzimmer. Da erkennt man tatsächlich so etwas ähnliches wie eine Regelung. Es ist nie ganz geschlossen und korrigiert auch für HT II-Verhältnisse moderat nach. Mit der Strategie erreicht es auch den besten Temperaturverlauf.

 

Bad und Wohnzimmer verfolgen die schon oft beobachtete 0 zu 30% b.z.w. 0 zu 40%-Strategie und landen damit nur Mittelfeld. Sie überschießen das Soll regelmäßig um 2 Grad, Spitzenreiter ist das Wohnzimmer mit 20,4 statt den eingestellten 18 Grad.

 

Die Küche hat es schwerer als die anderen Räume. Sie ist zum Flur hin offen und muss diesen dadurch mitversorgen. Aber auch das ließe sich deutlich besser realisieren, wenn nicht ständig der Heizkörper bei 0% Ventilstellung vollständig auskühlen würde.

 

Soweit die nüchternen Messwerte.

 

Nun soll ja das Bosch Smart Home System nicht nur energieeffizient arbeiten sondern darüber hinaus noch ein angenehmes Raumklima schaffen und so für das Wohlbefinden der Bewohner sorgen. Davon merke ich - vom Schlafzimmer mal abgesehen - gar nichts. Ständig sind die Heizkörper entweder kalt oder viel zu heiß. Es gibt einfach keine konstante, wenn auch geringe, Wärmeabgabe die nur die Verluste des jeweiligen Raumes ausgleicht.

 

Liebes Bosch-Team, ist das das Regelverhalten, welches die Käufer eurer Thermostate erwarten dürfen? Dann muss ich sagen: Setzen, Sechs!

PeteBo
Experienced Homie

Ein weiteres Beispiel, diesmal mit mehr Details und Messwerten.

 

Wir beginnen bei 08:29. Die letzte Aufheizphase ist gerade beendet, das Ventil geschlossen. Es war natürlich vorher wieder zu weit geöffnet, der Heizkörper zu heiß und der Raum wurde überheizt. Bei 0% Öffnung beginnt schnell die Abkühlung, wie zu erwarten.

 

PeteBo_0-1670938969750.png

 

Um 10 Uhr ist die Temperatur um ca. 5 Grad gesunken. Die Abkühlung war sehr linear bei etwa 3 Grad pro Stunde. Wir sind nun noch 1 Grad über dem aktuellen Soll. Das Ventil ist komplett zu, der Heizkörper nun vollständig ausgekühlt. Durch den linearten Verlauf der Temperaturkurve kann man fast auf die Minute vorhersehen, wann Soll unterschritten wird.

 

PeteBo_1-1670939359288.png

 

Gegen 10:30 Uhr ist es dann soweit. Wie vorhergesehen wird Soll in der Auskühlphase erreicht. Spätenstens jetzt ist es höchste Zeit, gegenzusteuern und ein wenig Heizleistung einzusetzen damit der seit 2 Stunden beobachtete Trend unterbrochen wird. Das Ventil bleibt aber weiterhin zu. Der Heizkörper bleibt kalt. Das HT II wartet erst auf eine Unterschreitung.

 

PeteBo_2-1670939802366.png

 

 

Plötzlich um 11:49 ist Alarm im Thermostat. Soll wurde um 0,3 Grad unterschritten! Was für eine Überraschung, das war ja nie und nimmer vorherzusehen! Schnell wird das Ventil auf fast 60% aufgerissen. Wärme strömt ein, der Temperaturverlauf reagiert sofort und der Abwärtstrend ist gebrochen. Puh, das war knapp! Doch anstatt mäßig nachzuheizen hat das tapfere HT II direkt in den Aufheizmodus gewechselt. 

 

PeteBo_3-1670940040829.png

 

Von 10:55 bis 11:07 wird hastig in mehrern Schritten das Ventil zugedreht obwohl der Raum schon deutlich über Soll ist. Es geht natürlich wieder runter bis auf 0% Öffnung. Der Heizkörper hat aber durch die plötzliche und übermäßige Öffnung nun so viel Energie in sich, dass er auch nach Ventilschluss noch fast 10 Minuten nachheizt und der Raum dadurch um 3 Grad überhizt. Damit ist der Zyklus vorbei...

 

PeteBo_4-1670940564699.png

 

...und der nächste beginnt.

 

Hallo Bosch! Hit solchen Hysteresen kann man vielleicht Tauchpumpen in Baugruben steuern. Aber keine Wohnraumheizung!

 

Es gibt in eurem Unternehmen Ingenieure, die können Motorsteuergeräte entwickeln und programmieren. Da werden hunderte Sensoren und Aktoren miteinander sinnvoll verknüpft und das bei permanent wechselnden Betriebszuständen und Anforderungen.

 

Und dann bekommt ihr so etwas simples wir ein Thermostat mit je einer Mess-, Führungs- und Regelgröße nicht besser hin? Euer Schweigen dazu, hier genauso wie im Feedback-Thread zum letzten Update spricht leider Bände.

 

Vielleicht liege ich falsch und ich wäre froh wenn es so ist. Aber es entsteht einfach der Eindruck, dass ihr keine Ahnung habt, was ihr den enttäuschten Kunden jetzt noch erzählen sollt. Dann seid doch aber bitte so ehrlich und sagt uns, dass da kurzfristig nix besseres mehr kommt.

 

 

Sooo gut beschrieben, ich hab ein HT2 (mal )zum testen,

komplett selbe  "Symptomatik "...

 Ein Weltkonzern der so einen Mist fabriziert ,wäre mir vor Anschaffung nicht in den Sinn gekommen....

Ich erkenne keinen Unterschied nach dem letzten update...

 

Magnum
Experienced Homie

Hallo,

ich nehme an Du hast keine Raumthermostate verbaut? In einem Raum hatte ich ebenfalls keinen und das Regelungsverhalten war ähnlich. Mit Raumthermostat hat es sich enorm verbessert, überschießt zwar beim Hochheizen um ca. 0,5 Grad, pendelt sich dann aber ein und das ständige Öffnen und Schließen des Ventils ist weg.

Hintergrund in meinem Raum: Bei kaltem Heizkörper misst der Temperaturfühler am HTII die tatsächliche Raumtemperatur. Wenn der Heizörper an ist, ist auch die gemessene Temperatur um ca. 2 Grad zu warm. Eine Temperaturanpassung wird da also nichts bringen.

Die Messung am Heizkörper finde ich extrem problematisch, da es ja sehr auf die örtlichen Gegebenheiten ankommt (gut/schlecht durchlüftet, hinter Vorhang etc.). Keine Ahnung wie das andere Hersteller hinbekommen.

Ich würde es mal mit einem Raumthermostat probieren, kostet zwar nochmal was und der RTII ist noch nicht verfügbar, aber vielleicht hilft es.

mvalero
Experienced Homie

@Magnum das ist sehr interessant, hast du ein RTI oder ein RTII?

 

Ich habe ein RTI im Wohnzimmer gehabt, und müsste es entfernen, weil das HTII damit sich noch schlechter verhalten hat, es würde ständig um fast +2 Grad überhitzt. So extrem dass der Raum kaum bewohnbar war. Ich vermute dass die Temperaturübertragung von RTI zu HTII zu spät oder nicht häufig genug erfolgt.

 

Ohne RTI verhält sich mein HTII ziemlich ähnlich wie @PeteBo beschrieben hat, dort sind zwei Faktoren wichtig:

 - Zieltemperatur wird natürlich immer deutlich übertroffen, was aber normal ist, weil die Messung direkt am HK erfolgt. Tatsächliche Raumtemperatur bleibt viel stabiler.

 - Das System lässt der Raum viel zu viel abkühlen, weil es erst nachheizt wenn die Temperatur direkt am HK unter soll ist (viel zu spät, wie @PeteBo sehr gut mit Daten deutlich gemacht hat).

- Interessant ist auch, Änderungen in Solltemperatur z.B vom 20 auf 21 Grad, scheinen bei mir nicht so viel (oder gar kein) Einfluss auf das heizverhalten zu haben.

Magnum
Experienced Homie

@mvalero Ist noch ein RT1, würde gerne auf RT2 aufrüsten. 

Es funktioniert recht gut, beim Hochheizen fangen  die HKTII bei 0,3 Grad über der Solltemperatur erst an abzuregeln. Je nach Raum überschießt dann die Temperatur bis zu ca. 0,5 Grad. Die Regelung ist dann aber echt ok, Schwankung vielleicht ca. +-0,2 Grad. Der HKTII macht dann auch keine brutalen Sprünge von 0 auf 100%, sondern geht schrittweise vor. Vor dem letzten Update war mir das fast zu langsam, jetzt ist es ok.

Allerdings gibt es ein Problem: Von Zeit zu Zeit verlieren die HKTII die Isttemperatur vom RT1 und regeln dann nach der am HKTII gemessenen Temperatur. Kommt im Schnitt vielleicht 1 mal pro Tag für 10 bis 90 Minuten vor, müsste mal genau nachschauen. Das Verhalten habe ich in sämtlichen Räumen.

Die HKTII regeln dann nach der eigens gemessenen Temperatur, was in einem kühlen Bereich des Raums schon mal zum (unnötigen) Hochheizen führt.

Könnte an der Updaterate des RT1 liegen, ich hoffe, dass die RT2 da Abhilfe schaffen.

Das ganze ist in einem Haus aus den 80ern verbaut, nicht perfekt gedämmt. Vielleicht klappt auch deshalb die Regelung ganz gut.

mvalero
Experienced Homie

Bei mir ist das leider gar nicht der Fall. Mit RTI wird in meinem Fall überhitzt, und das in ein schlecht gedämmtes Altbau.

PeteBo
Experienced Homie

Danke @Magnum,

 

für deinen Lösungsvorschlag. Es freut mich, wenn du mit den RT in Verbindung dem HT II gute Erfahrungen gemacht hast. Ich glaube, da kannst du dich auch glücklich schätzen, denn das scheint nicht bei jedem Kunden so zu sein.

 

Ich möchte aber einmal darauf eingehen, weswegen das für mich persönlich kein gangbarer Weg ist.

 

Für das Set mit Controller und drei HT II habe ich 290 EUR gezahlt, dazu 75 EUR für das zusätzliche HT II, also zusammen 365 EUR. Es kann jeder selbst mal in den Produktbeschreibungen und Werbeversprechen von Bosch nachsehen, was die Dinger angeblich alles können sollen. Sie können es offensichtlich nicht! Von Beginn an nicht und auch nach dem nunmehr zweiten oder dritten Update können sie es nicht.

 

Und nun soll ich Bosch noch einmal 300 EUR in den Rachen werfen damit die Dinger dann endlich, aber nur vielleicht, besser funktionieren? Ich schreibe 300 weil ich ja dafür den Newslettergutschein über 20 EUR einsetzen könnte, den Bosch mir gern andrehen möchte. Und wenn ich das tue ist vielleicht das Geld erst einmal weg, wenn man manchen User-Berichten glauben darf, die bestellt, bezahlt und sogar die Versandbestätigung bekommen hatten, die RT II aber anscheinen nie versandt wurden. So zumindest ein Vorwurf, den man in der Community zum Thema Kauf des RT II findet.

 

Danke, aber nein danke!

 

Kommen wir zum technischen Aspekt.

 

Die Messung direkt am Heizkörper ist ohne Zweifen problematisch, da wiederspreche ich gar nicht. Aber besonders problematisch ist es nur deswegen, weil das HT II so digital steuert. Wenn ein Heizkörper entweder kalt oder heiß kann dann ist auch keine vernünftige Messung möglich.

 

Ein rein mechanisches Thermostat mit Dehnkörper, der sich bei Erwärmung langsam ausdehnt und dabei langsam das Ventil schließt, berücksichtigt völlig von allein genau dieses Problem. Denn indem das Ventil allmählich geschlossen wird kann die Temperatur des Heizkörpers langsam sinken, je näher man der Solltemperatur kommt. Ist diese dann erreicht muss der Heizkörper nur noch geringe Wärme abgeben und die lokale Überhitzung ist dann viel kleiner auf bei 60% oder gar 80% Ventilöffnung. Der Restfehler ließe sich dann durch den Offset korrigieren. Dazu müsste der Raum einmal auf eine Zieltemperatur gebracht UND mit geringer Wärmeabgabe auf dieser gehalten werden. Erst dann könnte man den korrekten Offset-Wert auch ermitteln und einsstellen.

 

Die Reihenfolge ist also, zuerst auf eine konstante Temperatur nahe der Zieltemperatur aufheizen und diese eione Weile halten. Dann den raumspezifischen Offset messen und für die Zukunft hinterlegen.

 

Schlussfolgerung zum technischen Teil: vier RT II könnten helfen, es ist aber bei funktionierender Regelung keinefalls für eine korrekte Grundfunktion der Thermostate notwendig. Bonus wäre der erhöhte Bedienkomfort und wenn man möchte noch die Feuchtemessung. Auf beides lege ich aktuell keinen Wert. Ich möchte technisch gut funktionierende Thermostate, so, wie sie vollmundig versprochen werden.

 

Ein weiterer Aspekt ist für mich die Art und Weise, wie ein Anbieter mit Problemen umgeht.

 

Natürlich kann bei einem Release eines neuen Produktes in den Massenmarkt auch einmal etwas schief gehen. Auch bei einem Unternehmen wie Bosch. Man hat sich ja offenbar auch bemüht und in erstaunlich kurzer Zeit mehrere Updates herausgebracht die Verbesserungen zu den Problemen bringen sollten. Und offenbar hat es ja im Vergleich zur Release-Version vom Sommer auch tatsächliche Fortschritte gegeben.

 

Nun hat Mod*in @Sabrina zum Update vom 6.12. auch wieder einen Feedback-Thread eröffnet um Zitat "...noch gezielter auf deine Fragen eingehen zu können."

 

Hast du mal gezählt, wieviele Mod- oder Expertenreaktionen auf die erneuten Beschwerden in dem inzwischen 9-seitigen Thread vorkommen? Die kannst du an einer Hand abzählen, vermutlich sogar dann noch, wenn du im Sägewerk arbeitest. Ich könnte etwas übersehen haben, aber ich glaube, die einzige Reaktion war zu einem Verbindungsproblem eines IOS-Users nach dem Update und bevor die entsprechende App aktualisiert war.

 

Die Bosch'ler*innen hier gehen regelrecht auf Tauchstation und lassen die User im Dunkeln ob da noch was kommt oder ob das Verhalten der HT II aus Bosch-Sicht nun so ist wie man es haben wollte.

 

Fassen wir zusammen:

 

Aus Investitionssicht: klares NEIN. Ich investiere nich in weitere Bosch-Produkte, solange die welche ich habe nicht im Ansatz ihren Zweck erfüllen.

 

Aus technischer Sicht: klares NEIN. Raumthermostate könnten vielleicht etwas Verbesserung bringen aber die meisten anderen Hersteller - und alle die ich bisher selbst im Einsatz hatte - können es ohne RT. Wenn bei Bosch RT nötig sind weil sie es anders nicht hinbekommen dann sollen sie **Schimpfwort** nochmal zu jedem HT II auch ein RT II oder mindestens einen externen Temperatursensor drauflegen.

 

Aus Sicht der Kundenkommunikation und Kundenbindung: klares NEIN. Wer Mist verzapft und viel Geld dafür nimmt der soll doch bitteschön wenigstens dazu stehen und entsprechnd reagieren statt seine enttäuschten Kunden im Regen stehen zu lassen. Wenn die RT II bei mir keine Besserung bringen, wer hilft mir denn dann weiter? Die gleichen Leute, die hier das HT II supporten?

 

Lieber @Magnum, ich hab jetzt als Antwort auf deinen Vorschlag eine Menge Frust da hingeschrieben. Bitte nimm das nicht als Kritik an deinem Vorschlag. Es gibt hier viele Leute, die ihr halbes oder auch ganzes Haus mit Bosch-Technik ausgestattet haben. Bevor die einen Systemwechsel vollziehen würde ich denen vermutlich auch noch ein RT für jeden Raum vorschlagen. Nicht als echte Lösung, sondern nur um den Schaden zu mindern den sie sonst erleiden würden.

 

Also nochmal: Danke für deinen Vorschlag, aber in meinem Fall: Nein Danke!

Magnum
Experienced Homie

@PeteBo Du hast ja leider recht, man kann Dir da nicht widersprechen. Das Schlimmste sehe ich in der fehlenden Kommunikation seitens Bosch. Wenn man schon ein eigens Forum und die Möglichkeit hat mit den gefrusteten Kunden direkt zu kommunizieren, dann sollte man es auch machen. Wäre ja schön wenn sich mal ein Abteilungsleiter zu Wort melden würde.

Auf meine Beitrage 

- Kann Bosch das Regelverhalten der HTII bitte erklären?

- HTII verlieren von Zeit zu Zeit Temperatur von RT1

- Rücknahme der Geräte, wie steht Bosch dazu

gabs von Bosch selbst ja auch keine Reaktion.

"HTII verlieren von Zeit zu Zeit Temperatur von RT1": Das Thema wurde doch schon hier in der Community diskutiert. Das passiert immer dann, wenn die HTII schlechten Empfang haben und die am Controller gemeldeten Werte des RT1 nicht mehr den Weg vom Controller zum HTII finden.

Magnum
Experienced Homie

@B374 Das kann es nicht sein. Sämtliche HKTII haben perfekten Empfang. In einem Raum verlieren drei Stück gleichzeitig die Temperatur, und liefern auch sofort problemlos die eigene gemessene Temperatur und Ventilstellung zurück. Soweit ich weiss funktioniert die Kommunikation bei Zigbee bidirektional (also die Sendungen werden direkt bestätigt), kann das jemand bestätigen?

Tippe eher auf ein Problem zwischen Controller und RT1. Aber da es in sämtlichen Räumen passiert müsste eine Störquelle in der Nähe des Controllers sein. Ist aber extra von allem anderen weit entfernt aufgestellt. Bin aktuell nicht zu Hause, ich schau aber mal nach wann der RT bei einem Ausfall das letzte mal die Temperatur gesendet hat.

Also wenn ich mir mein Zigbee Mesh bei mir auf meinem Conbee Stick so anschaue ist das nicht immer so trivial mit dem Routing etc. Das heißt die Datenpakete müssen nicht immer den kürzesten Weg nehmen und wenn mal ein Zigbee-Router ausfällt (z.b. Zwischenstecker kompakt ausgesteckt) dann kann das Netz durchaus auch mal einige Zeit (bei mir sogar mehrere Stunden) brauchen bis es sich wieder geheilt hat.

 

Ja klar auch bei den 868Mhz Komponenten kannst du Störungen haben.

was hast du denn da für Temperaturen in deinen Graphen stehen? 13,X Grad....? Je nach Größe deiner Heizkörper und Höhe der Vorlauftemperatur könnte das überschießen normal sein, da bei dir wahrscheinlich eine große Leistungsabgabe stattfindet (großes Delta zwischen Vorlauf- und Raum-Isttemperatur).

PeteBo
Experienced Homie

Hallo @B374,

 

interessant, dass du das ansprichst. Tatsächlich ist mir auch aufgefallen, dass das am besten funktionierende HT II jenes ist, bei dem ich gewohnheitsmäßig eine höhere Soll-Temperatur wähle. Ich habe auch schon einmal nachgefragt, ob es eine bestimmte Temperaturgrenze gibt, ab der die Regelung anders arbeitet. Aber auch darauf gab es von Bosch keine Antwort.

 

Aber mal ehrlich. Der angepriesene Einspareffekt von smarten Thermostaten kommt doch hauptsächlich davon, dass die sich automatisch um die genaue Temperaturführung bei Anwesenheit sowie um die automatische Absenkung bei Abwesenheit kümmern. Je nach Quelle soll man für 1 Grad Absenkung zwischn 6 und 8 Prozent Energie einsparen können.

 

Was nützt mir ein Thermostat, welches erst ab Soll von 20 Grad oder darüber ganz prima funktioniert, tagsüber bei Abwesenheit und Absenkung aber total spinnt und nur mit dem Holzhammer auf das Ventil kloppt.

 

Um das abzustellen muss ein Thermostat aktiv werden, bevor Soll über oder unterschritten wird. Das ist beim HT II weder bei 14, noch bei 16, 18 oder 20 Grad Soll der Fall. Wobei es bei höheren Temperaturen wirklich etwas besser ist.

 

Heißt: Wer bisher mit 24 Grad Soll gelebt hat kann nun 24% Energie sparen wenn die frühere Sauna nun auf 20 Grad gedreht wird. Aber unter 20 Grad macht das Ding plötzlich nur Mist und kostet sogar noch Energie durch ständiges Überheizen.

 

Ich bin sicher, wenn ein Ventil mal rechtzeitig aber nur zu 15% oder 20% öffnen würde, dann könnte man auch niedrige Temperaturen viel besser treffen. Dazu müsste das HT II "nur" lernen, wann es aufheizen und wann es eine erreichte Temperatur halten soll. Bei 0,3 Grad Unterschreitung würde ich annehmen, dass Halten ausreicht und Vollgas nicht nötig ist. Anhaltspunkte gibt es in den Daten mehr als genug. Zuerst würde ich auf den Gradienten der vergangenen halben Stunde schauen. Fällt die Temp zügig öffne ich etwas früher VOR der Unterschreitung von Soll. Fällt die Temp eher langsam dann kann ich mit der nächsten Öffnung noch etwas warten und sie kann auch kleiner ausfallen. Das ist nur ein Beispiel zur Optimierung des HT II.

 

Glaubst du, die Ingenieure bei Bosch wissen das nicht? Die von eq-3 haben das herausgefunden, glaube ich. Meine früheren MAX! waren nicht so leise wie die HT II. Deswegen weiß ich aber heute noch, dass die regelmäßig kleine Korrekturen am Ventil vorgenommen haben. Vermutlich haben das die älteren Bosch HT auch getan nur die HT II können das scheinbar nicht. Das sind aber nur Mutmaßungen. Eine Erklärung seitens Bosch erhoffe ich mir seit Tagen.

 

 

Hatte auch früher auch mal die Homematic HTs. Waren recht problemlos. Die Bosch HT II sind es allerdings auch. Kann keine großen Unterschiede in der Regelung feststellen. Sie regeln einfach ohne das ich groß was einstellen muss. Bei dir scheint es ja absolut nicht zu funktionieren. Vielleicht schaust du doch eher mal auf die Umgebung d.h. Vorlauftemps, Volumenstrom etc.

PeteBo
Experienced Homie

Darf ich fragen, für welche Soll-Temperaturen du das beurteilst? Nimmst du eventuell auch Aufzeichnungen vor die du in irgend einer Form, zB als Plot oder CSV teilen könntest?

 

Ich habe den Plan, mal ein HT II direkt mit einem dummen Baumarkt-Thermostat zu vergleichen. Also das HT II in Pause schicken, abschrauben und als reinen Temperaturfühler direkt oberhalb des Ventils zu platzieren. Darunter schraube ich eins meiner mechanischen Thermostate dran und lasse das die Regelung übernehmen.

 

Dann bin ich mal gespannt, wie die am HT II gemessene Temperaturkurve über 24h ausschaut. Die Messumgebung wäre ja dann die gleiche für beide.

 

Ich weiß nicht, ob ich das heute oder morgen schon hinbekomme. Zumal morgen Serverwartung angesagt ist und ich den Cloud-Access für die Aufzeichnung in ioBroker benötige. Ich müsste ja vom schlimmsten ausgehen, wenn Bosch mir nach dieser Ankündigung die Messreihe "sabotiert"! 😆

 

Also werde ich wohl erst nach der Wartung vergleichen.

Soll-Temp? Ich beziehe mich eher auf die Ist-Temps.

 

Ja ich tracke auch allerdings mit Node-RED über die lokale REST-API. Im BSH Node dort gehen die HTII allerdings noch nicht.

 

ioBroker hatte ich mal. Ging auch über die lokale API. Sicher das du Cloud-Zugriff brauchst fürs loggen?




Rechtswidrigen Inhalt melden