abbrechen
Suchergebnisse werden angezeigt für 
Anzeigen  nur  | Stattdessen suchen nach 
Meintest du: 


Deine Fragen zum System Update vom 30.01.2023

Sabrina
Moderation (ausgeschieden)

Solltest du Fragen oder Anmerkungen zum System Update vom 30.01.2023 haben, dann bitten wir dich diese hier als Kommentar zu platzieren. Aufgrund der Vielzahl an Rückfragen bei vergangenen Updates haben wir uns dazu entschieden, die Diskussionen in einen separaten Forenbeitrag zu verlagern, um noch gezielter auf deine Fragen eingehen zu können.

 

Die aktuellen Release Notes findest du hier in der Community und auf unserer Webseite.

 

Viele Grüße,

Dein Bosch Smart Home Community-Team

470 ANTWORTEN 470

Steffen_M
Vice President of the Homies

Die wird doch im RTII und der App angezeigt. Das ist ein Fehler in der Integration des HomeAssistant und hat nichts mit BOSCH zu tun, da es nicht von BOSCH kommt.

Hi, mit dem aktuellen Release der Integration durch tschamm funktioniert jetzt auch der Luftfeuchtigkeitssensor für das Raumthermostat II 

Bildschirm­foto 2023-02-14 um 16.06.19.png

 

Steffen_M
Vice President of the Homies

Ja, der Junge ist gut. Habs auch gestern installiert. Vorige Woche hat er die Meldung bekommen, dass die Luftfeuchtigkeit nicht angezeigt wird und kurze Zeit später funktioniert es. Wäre das schön, wenn das mit dem eigentlichen System auch so wäre.

HGHH
Junior Homie

Ich weiß nicht 

Support Tickets hin und her . Bosch stellt hoch entwickelte Steuergeräte für Autos , Elektrogeräte usw. her. Es kann doch nicht sein das wir uns Sunden , tagelang mit so einem Thema beschäftigen wenn das ganze smart sein soll. Fakt ist das mit dem HT1 alles wunderbar lief. Durch irreführende Werbung habe ich mich zu HT2 entschieden. Seit 4 Monaten lese ich hier mit . Aber vernünftige Lösungen gibt es nicht . Ich habe inzwischen in 2 Räumen Schimmel weil es heizt wie es heizen soll. Wir sind doch nicht die Entwickler von Bosch . Wenn ich den Quatsch auf Autos übertrage dann soll wir in der Tat mal schauen wie das Auto bremst ?

ich bin es leid so einen Mist von einem Milliarden Konzern in Kauf zu nehmen . 
Ich werde mich über weitere Schritte informieren und den Quatsch mit dem melden von irgendwelchen Fehlern nicht mit machen . Diese hätten in fast 6 Monaten alle geklärt werden können. Mensch Bosch steht doch mal euren Mann oder Frau und sagt wie es ist . Richtig große Firmen wie Apple haben es euch mit dem Antennen Fehler vorgemacht . 

Genau ...die Kunden sollen ständig Tickets erstellen, werden die Nutzer von Bosch dafür bezahlt? Wie kommen die Käufer dazu eine  inkompetente Entwicklungsabteilung über Monate zu unterstützen..mit dieser Hardware wird das nix mehr,es ist nur mehr Schadensbegrenzung angesagt ...

Geomo
Poweruser

@HGHH „Ich habe inzwischen in 2 Räumen Schimmel weil es heizt wie es heizen soll.“ ???

Es ist ja nicht so, dass die HT II überhaupt nicht heizen würden. Schimmel entsteht eher durch schlechtes Lüften oder schlecht isolierte Wände.

Welche Zieltemperatur hast Du denn eingestellt?

Ich antworte hier als privater Nutzer und als von Bosch Smart Home benannter Poweruser. Ich bin weder Bosch SmartHome, noch Robert Bosch Mitarbeiter.
SHC II mit Funkstick und 64 Geräten (Gen I und II) seit 09.04.2017, Security+, Home+ (incl. Cloud+ und Audio+), praktisch alle Gerätetypen, 3 Kameras (Außen I und II, Innen II), Yale Linus 1 und 2, Hue-Bridge und Home-Assistent. APC-USV für Router und Controller, 10 Automationen.
iPhone 17 Pro und iPad Pro M4 11“ mit iOS 26.2 RC und iPadOS 26.2 RC, HomePod als HomeKit-/Matterzentrale
gerne mitmachen! Info SHC Generation, Smartphone und Betriebssystem hilft häufig bei der Lösung von Problemen. Einfach im Profil bei "Persönliche Informationen" in der "Signatur" eintragen.

Geomo
Poweruser

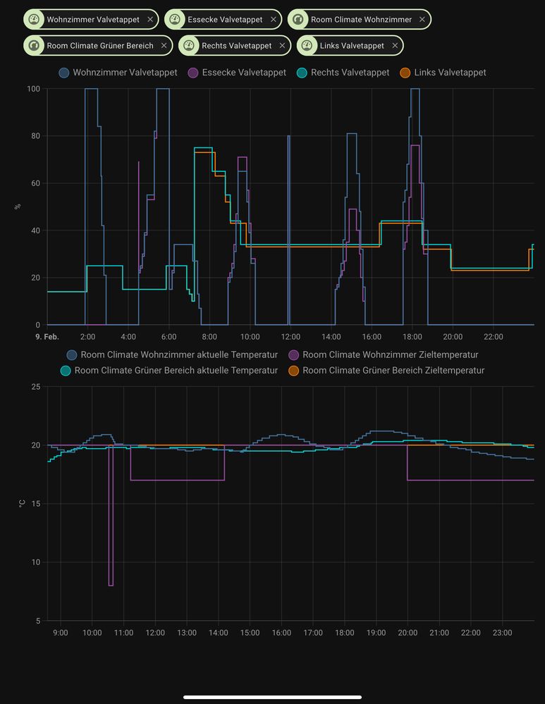
@Sabrina @JBR mit der Tschamm-Integration sehe ich im HomeAssistent jetzt auch die Zieltemperatur.

Gestern Abend wurde diese selbstständig um 20:00 auf 17° gesetzt, obwohl die Warmphase bis 22.00 Uhr geht.

20325242-1711-4BA2-9076-79931F3BC9F7.jpeg

Heute früh wurde sie um 04:12 auf 20° gestellt, obwohl die Warmphase um 06:00 beginnt.

9C093720-FC6D-4202-82F1-CFB6FF99DB8B.jpeg
Dabei wurde aber offensichtlich nicht die Anforderung Komfortwärme an die Heizung gesendet, denn die stand kurz vor 6 Uhr noch auf 17°.

23B22082-4F43-47C8-BE9C-046253DCBC47.jpeg

Geomo_0-1676007652184.png

 

Ich antworte hier als privater Nutzer und als von Bosch Smart Home benannter Poweruser. Ich bin weder Bosch SmartHome, noch Robert Bosch Mitarbeiter.
SHC II mit Funkstick und 64 Geräten (Gen I und II) seit 09.04.2017, Security+, Home+ (incl. Cloud+ und Audio+), praktisch alle Gerätetypen, 3 Kameras (Außen I und II, Innen II), Yale Linus 1 und 2, Hue-Bridge und Home-Assistent. APC-USV für Router und Controller, 10 Automationen.
iPhone 17 Pro und iPad Pro M4 11“ mit iOS 26.2 RC und iPadOS 26.2 RC, HomePod als HomeKit-/Matterzentrale
gerne mitmachen! Info SHC Generation, Smartphone und Betriebssystem hilft häufig bei der Lösung von Problemen. Einfach im Profil bei "Persönliche Informationen" in der "Signatur" eintragen.

@Geomo 

@Sabrina 

@Philip 

Guten Morgen,

ich habe nun gestern abend alle RT2 vom System gelöscht und Batterien rausgenommen (man weiss ja nie..).

Es waren nun also lediglich die 6 HKT2 am Controller1 angebunden.

Ich habe mir nochmal die Mühe gemacht und in einigen Stunden Abständen zwischen 0 und 5 Uhr

die Zeitschaltung zu kontrollieren.......heute Nacht hat es nun tatsächlich wieder funktioniert.

Es muss wohl mit den RT2 zu tun haben. Bitte an Bosch das zu prüfen....und NEIN ich mach kein weiteres Ticket auf, das könnt ihr selbst und mir bitte schicken, wenn schon die Tests vom Kunden kommen......dann hätte ich von Euch nun mal gerne einen Arbeitsnachweis, herzlichen Dank vorab

 

Deeekay
Homie

Guten Morgen 

Ich weiss nicht an was es liegt , aber die Temperatur Regelung funktioniert bei mir seit ich das update fürs Handy bekommen habe. Klar wenn ich lüfte und die Temperatur dann ca 1 grad abfällt , dann übersteigt die Solltemperatur leicht (0,6-0,9 grad) aber dann stabilisiert sich das ganze. 0,3-0,5 grad Abweichung, aufjedenfall viel besser wie die ganze Zeit.

mvalero
Experienced Homie

Hmm, das wäre wirklich sehr merkwürdig. Warum sollte die App einen Einfluss auf das regelverhalten haben? Ich hätte gedacht die ganze Logik passiert eher auf den Controller. Alles andere wäre technisch sehr ungewöhnlich. (Es sei denn die Anzeige würde in der neuen App Version gefaked 😅)

 

Bei mir (Android) kam noch kein update,

vielleicht ist es auch nur Zufall gewesen.

Ich finde es auch sehr komisch

 

Bei mir kam zwar noch kein App Update (Android). Dennoch beobachte ich die letzten Tage eine deutliche Verbesserung der Temperaturstabilität im Raum mit dem HKT II. Vielleicht doch ein Lernprozess?

Es kommt noch nicht ganz an die HKT I heran, aber ich kann bestätigen, dass die Temperatur im Bereich um 0,3 ... 0,5 °C gehalten wird. Ich nutze das HKT II mit RT I.

 

Bleibt für mich als letztes Manko noch das etwas zähe Aufheizverhalten bei großem ∆T durch zu zaghafte Öffnungsschitte des Ventils. Wenn das noch etwas besser wird, ist's prima.

Bosch Smart Home seit 11.2019;
SHC II + Funk-Stick mit 80 Geräten, 257 Automationen, 119 Zuständen, 46 Szenarien;
Google Pixel 8a mit Android 16 / Lenovo Tab M10 (3rd Gen.) mit Android 12

☝ gerne mitmachen! Info SHC Generation, Smartphone und Betriebssystem hilft häufig bei der Lösung von Problemen. Einfach im Profil bei "Persönliche Informationen" in der "Signatur" eintragen ✍️.

Steffen_M
Vice President of the Homies

So wie du das beschreibst (HKTII + RTI) hatte ich es von Anfang Dezember - Anfang Januar laufen und kann auch den Temperaturbereich so bestätigen. Ich war mit der Situation zumindest nicht unzufrieden. Die langsame Anlaufphase war/ist deutlich zu beobachten und unschön. Das gesamte System fing dann nach dem Tausch RTI gegen die RTII an zu spinnen.  

Geomo
Poweruser

@Sabrina das nächste komische Verhalten. Um 07:09 haben die HT II bei -2,5° zur Zieltemperatur auf 22% zugemacht um dann wieder langsam zu öffnen.

Geomo_0-1676016837872.png

Ich werde jetzt, wie @SmartHomeRookie, den RT II aus dem Wohnzimmer löschen.

Ich antworte hier als privater Nutzer und als von Bosch Smart Home benannter Poweruser. Ich bin weder Bosch SmartHome, noch Robert Bosch Mitarbeiter.
SHC II mit Funkstick und 64 Geräten (Gen I und II) seit 09.04.2017, Security+, Home+ (incl. Cloud+ und Audio+), praktisch alle Gerätetypen, 3 Kameras (Außen I und II, Innen II), Yale Linus 1 und 2, Hue-Bridge und Home-Assistent. APC-USV für Router und Controller, 10 Automationen.
iPhone 17 Pro und iPad Pro M4 11“ mit iOS 26.2 RC und iPadOS 26.2 RC, HomePod als HomeKit-/Matterzentrale
gerne mitmachen! Info SHC Generation, Smartphone und Betriebssystem hilft häufig bei der Lösung von Problemen. Einfach im Profil bei "Persönliche Informationen" in der "Signatur" eintragen.

Steffen_M
Vice President of the Homies

Ich hatte ja bereits kurz nach Integration der RTII in der 2. Januar-Woche geschrieben, das ich auf einmal ein seltsames Verhalten der Zeitprogramme feststelle. Zudem war die Pendelei der Temperatur drüber/drunter stärker geworden. Scheinbar sind die RTII noch schlimmer programmiert, als die HKTII. Signalstärkeprobleme scheiden aus. Egal wo ich bin, es sind 3 grüne Balken. Da im Haus 27 Lichtsteuerungen II verbaut sind ist das auch kein Wunder. Da gibt es nirgends eine tote Ecke.

Geomo
Poweruser

@Steffen_M Respekt, 27 Lichtsteuerungen II. 😯 Da sollte wirklich der letzte Winkel ausgeleuchtet sein.

Ich bin schon gespannt, wie das Verhalten heute Nachmittag und morgen früh ohne den RT II ist.

Ich antworte hier als privater Nutzer und als von Bosch Smart Home benannter Poweruser. Ich bin weder Bosch SmartHome, noch Robert Bosch Mitarbeiter.
SHC II mit Funkstick und 64 Geräten (Gen I und II) seit 09.04.2017, Security+, Home+ (incl. Cloud+ und Audio+), praktisch alle Gerätetypen, 3 Kameras (Außen I und II, Innen II), Yale Linus 1 und 2, Hue-Bridge und Home-Assistent. APC-USV für Router und Controller, 10 Automationen.
iPhone 17 Pro und iPad Pro M4 11“ mit iOS 26.2 RC und iPadOS 26.2 RC, HomePod als HomeKit-/Matterzentrale
gerne mitmachen! Info SHC Generation, Smartphone und Betriebssystem hilft häufig bei der Lösung von Problemen. Einfach im Profil bei "Persönliche Informationen" in der "Signatur" eintragen.

Steffen_M
Vice President of the Homies

Da die Zigbee-Reichweite kürzer als die 868-Version ist, bin ich damit dem Problem aus dem Weg gegangen. Durch die Doppelschalter-Funktion hab ich 5 Schalter eingespart. War zwar etwas Arbeit die überall rein zu bekommen, aber es ging. Über die Lichtsteuerungen I haben sich ebay-Kleinanzeigen Nutzer gefreut.

Ohne RTII wird die Zeitsteuerung wie erwartet zu den programmierten Zeiten funktionieren. 

Habe bei mir vier Räume mit RTII und 3 Räume ohne RTII. In allen Räumen ohne RTII schalten die HKTII zum erwarteten Zeitpunkt. In den Räumen mit RTII sehe ich das gleiche Bild, dass die Zeiten nicht eingehalten werden.

Habe das ja auch schon mal in einem separaten Thread dokumentiert. Auf das erstellte Ticket kam bisher keine Antwort und im Thread wurde auch noch kein Ergebnis mitgeteilt. 

@tbln 

@Geomo 

@Philip 

genau, dem ist so. Ich habe ebenfalls zwei Räume ohne RT2, die haben auch immer funktioniert. Ich frage mich nur, warum hierzu der Input von Kunden notwendig ist. Das festzustellen, bedarf es einfacher Testszenarien. Die hätte ich vom Hersteller erwartet bevor ein Produkt in den Vertrieb geht. Oder.....großes Mysterium....der Fehler läge im Setup vor Ort, das der RT2 sich ggf. nicht mit einer bestimmten WLAN Situation o.ä. verträgt. Denn eigentlich müsste das Problem doch sonst bei allen Nutzern mit der Kombi HKT2, RT2 und Controller1 vorliegen.

Ist es möglich hierzu von Bosch mal einen "Ping" zu bekommen ("aber nur einen...")

SmartHomeGuru
Experte von Bosch Smart Home

Hi Zusammen, zunächst einmal vielen Dank für das Zusenden eurer Systemprotokolle. Diese haben uns sehr geholfen und ihr dürft sicher sein, dass die Erkenntnisse daraus in zukünftigen Updates ihren Platz finden werden. 

 

Hinweis: Uns ist aufgefallen, dass einige von euch Verbindungsprobleme zwischen dem Controller und dem Heizkörperthermostat II hatten. Dabei handelt sich um ein unerwünschtes Verhalten, das wir gerne näher analysieren möchten.

Bevor ihr folgende Workarounds verwendet


1. Batterien des Heizkörperthermostat II herausnehmen und wiedereinsetzen,

2. Controller neu starten (Vom Strom trennen, 10min warten und dann Stromzufuhr wiederherstellen),

3. In allerletzter Instanz, das Heizkörperthermostat II auf die Werkeinstellungen zurücksetzt und anschließend neu anlernt,


bitten wir euch in einem solchen Fall ein Ticket im Service zu erstellen (inkl. MAC-Adresse eures Controllers und Systemprotokoll). Damit helft Ihr uns sehr, das unerwünschte Systemverhalten besser analysieren zu können.  

Grüße
SmartHomeGuru

 

 

 




Rechtswidrigen Inhalt melden